Hardware
CPU: Dual Core 2,5 GHz o superiore
RAM: 2,048 MB o superiore
Unità disco rigido: 200 GB o superiore
Software
Internet Explorer 10/11
Chrome / Firefox / Edge
Database: PostgreSQL: 9.2/9.3/9.4/9.5/9.6 - oppure - MicroSoft SQL: 2008/2012/2016
Sistema
Windows 7 Professional
Windows Server 2008
Windows 8 Professional
Windows Server 2012
Windows 10 Professional
Windows Server 2016
Requisiti di rete
Si consiglia di utilizzare una rete a 1 Gb
Hub Switch Ethernet Layer 2 1Gb (con snooping IGMP supportato)
Supporto cavo LAN UTP Cat. 5e o specifica superiore (si consiglia di utilizzare UTP o STP Cat. 6)
Si consiglia di utilizzare più di una porta uplink (opzionale) se si prevede di espandere VideoWall in un altro momento
1 Immettere http://(IP MagicINFO Server ):7001/MagicINFO nella barra degli indirizzi del browser web.
L'indirizzo IP vi è stato assegato e comunicato durante l'installazione MagicINFO.
2 Immettere ID utente e password, quindi cliccare su Accedi.
Se si effettua l'accesso dopo l'attivazione della licenza del prodotto, viene visualizzata come pagina principale la scheda Dashboard di MagicINFO Server.
1 Consente di visualizzare la pagina principale di MagicINFO Server.
2 Consente di visualizzare la barra dei menu principale di MagicINFO Server. Cliccare su una voce di menu per visualizzarne la pagina delle funzionalità.
3 Consente di accedere al menu principale nelle schede. Quando si clicca su un menu diverso verrà aperta una nuova scheda, consentendo di utilizzare più menu contemporaneamente. Per chiudere una scheda, cliccare su "X". La scheda Dashboard non può essere chiusa.
4 Consente di visualizzare l'ID utente che ha effettuato l'accesso. Cliccare su un ID utente per aprire la pagina di gestione delle informazioni utente. Per eseguire il logout da MagicINFO Server, cliccare su Disconn. Per visualizzare il video della guida, cliccare sull'icona del punto interrogativo . Per modificare la lingua dell'interfaccia utente, cliccare sull'icona a forma di pianeta Terra .
5 La scheda Dashboard consente una visualizzazione personalizzata delle informazioni gestite da MagicINFO Server, come avvisi e indici di file di contenuti. Il layout della scheda Dashboard può essere definito dall'utente.
Aggiunge e gestisce i file dei contenuti in MagicINFO Server. Distribuisce i file dei contenuti ai dispositivi LFD.
Se l'account utente di appartenenza è autorizzato a gestire i file di contenuti, è possibile aggiungere o eliminare i file di contenuti aggiunti da altri utenti all'interno dell'organizzazione di appartenenza.
Crea gruppi per ciascun utente per gestire i file di contenuti per gruppo. Ciascun account dispone di un gruppo di default. Vengono condivisi solo i file abilitati per la condivisione. Per condividere i file, gli utenti devono appartenere alla stessa organizzazione.
Tutti i contenuti: Consente di recuperare tutti i file di contenuti aggiunti dagli utenti.
Contenuti personali: Visualizza i file di contenuti aggiunti con l'account di appartenenza. Crea sottogruppi all'interno dell'account di appartenenza.
È possibile gestire il contenuto aggiunto in gruppi.
Per gestire i gruppi, cliccare su contenuti personali. Gestire i gruppi dispositivi utilizzando una delle opzioni seguenti:
Opzione 1: Selezionare un gruppo e cliccarvi sopra con il pulsante destro del mouse.
Opzione 2: Posizionare il cursore del mouse sul nome di un gruppo e cliccare su
Consente di modificare la modalità di visualizzazione dei contenuti o di cercare un file di contenuto.
1 Cliccare su e selezionare le categorie desiderate. Sulla schermata si visualizzano solo le categorie selezionate.
2 Cliccare su e selezionare i tipi di dispositivo desiderati, i tipi di file, gli ID utente, lo stato di approvazione, lo stato d'utilizzo dei contenuti, i tag multimediali e le dimensioni file. Sulla schermata si visualizzano solo gli elementi selezionati.
3 Consente di modificare la modalità di visualizzazione dei contenuti. Selezionare per la visualizzazione a elenco o per la visualizzazione a miniature.
4 Consente di cercare file di contenuto tramite parole chiave. Cliccare su per cercare file di contenuto con criteri diversi, ad esempio in base alla data dell'ultima modifica.
Consente di visualizzare i contenuti creati per utente. Cliccare su Per utente.
Cliccare sul Cestino per visualizzare i file di contenuto eliminati.
Cliccare su Ripristina per ripristinare il file di contenuto selezionato nel gruppo di default.
Cliccare su Elim per eliminare definitivamente il file di contenuto selezionato.
Cliccare su Elimina tutti o accanto al Cestino per eliminare definitivamente tutti i file.
Aggiunge file di contenuti salvati nel computer.
Cliccare su Nouvo > Upload contenuto.
Selezionare il file di contenuto da caricare. I file selezionati verranno aggiunti nella finestra di caricamento.
Opzione 1: Selezionare e trascinare i file di contenuto dal computer alla finestra di caricamento.
Opzione 2: Nella finestra Carica contenuto, cliccare su Aggiungi contenuto, selezionare il contenuto desiderato e cliccare su Apri.
Cliccare su Avvia upload nella finestra di caricamento. Il file di contenuto è stato aggiunto.
1 Consente di visualizzare l'avanzamento del processo di caricamento.
2 Aprire o chiudere l'elenco con le informazioni sui contenuti.
3 Aggiungi contenuto: Aggiunge contenuti; Avvia upload: Esegue l'upload del contenuto; Categoria: Seleziona la categoria nella quale aggiungere il contenuto; Elim: Elimina il contenuto.
4 Consente di visualizzare le informazioni dettagliate del file o dei file di contenuto da caricare.
Consente di registrare una pagina Web come contenuto inserendo una URL.
Cliccare su Crea > URL Web.
Nome contenuto: Consente di immettere il nome del contenuto dell'URL.
Indirizzo: Consente di immettere l'URL Web.
I file HTML possono essere registrati come contenuti.
Cliccare su Nuovo > Carica contetnuto Web.
Impostare le informazioni dei contenuti HTML di una Web che si desidera acquisire.
Nome contenuto: Consente di immettere il nome del contenuto HTML.
Pacchetto Web: Selezionare l'HTML per visualizzare la pagina Web e il file compresso (ZIP) in cui è archiviato il file delle risorse.
Pagina di inizio: Immettere il nome del file della pagina di avvio. (es. index.html)
Intervallo aggiorn.: Consente di impostare l'intervallo di aggiornamento desiderato.
Il Web Author è un potente editor che consente di creare contenuti LFD Signage sul display.
Selezionare LFD (Contenuto Signage), indicare i dispositivi supportati e la risoluzione, infine Cliccare su Crea.
1 Visualizzare le schede principali di Web Author.
Sono disponibili vari elementi sotto forma di icona utilizzabili per costruire il contenuto.
Modello: consente di selezionare dall'opzione schermo vuoto o dai modelli di schermo suddiviso.
Contenuto: Consente di aggiungere file multimediali (foto, video, musica o documento) da un computer.
Testo: consente di aggiungere un testo.
Adesivi: consente di aggiungere adesivi.
Forme: consente di aggiungere forme.
Sorgente di ingresso: consente di aggiungere una sorgente di ingresso.
Widget: consente di aggiungere widget.
Effetto visivo: Consente di aggiungere effetti visivi.
Sfondo: consente di impostare lo sfondo.
2 Consente di chiudere il sottomenu nella scheda principale.
3 Sottomenu della scheda principale. Consentono di fornire dettagli per l'elemento selezionato nella scheda principale.
4 Diventano disponibili le icone degli strumenti di modifica utilizzabili per modificare gli elementi all'interno di una pagina.
5 Sezione di modifica del contenuto. È possibile visualizzare e modificare gli elementi aggiunti.
6 Diventano disponibili le icone delle funzioni utilizzate per creare il contenuto: mostra anteprima, crea nuovo file contenuti, importa e modifica, salva.
7 Si visualizzano i tipi di dispositivi che possono riprodurre il contenuto che si sta configurando.
8 Consente di visualizzare lo strato di elementi attualmente inclusi nella sezione di modifica del contenuto. Usare il mouse per trascinare e riorganizzare gli elementi nello strato. Posizionare il cursore del mouse sul nome della pagina e di un elemento e selezionare per modificare il nome della pagina e dell'elemento.
9 È possibile eseguire lo zoom avanti/indietro della vista del contenuto. Utilizzare la barra di scorrimento per regolare le dimensioni di visualizzazione.
10 consente di regolare le dimensioni e la posizione di layout del contenuto in base alle dimensioni della finestra per maggiore praticità e di spostare il contenuto.
11 Visualizza e gestisce le pagine di contenuto create.
Visualizzare e modificare le informazioni del file di contenuto.
Cliccare sul nome di un file di contenuto nell'elenco.
1 Consente di visualizzare le informazioni dettagliate di un file di contenuto. È possibile modificare il nome di un contenuto o il gruppo. È inoltre disponibile un'opzione di condivisione.
2 Consente di visualizzare la versione del contenuto e di modificare il file.
Per modificare un file di contenuto, cliccare su Aggiornamento file. Quando si aggiorna un file di contenuto, la versione del contenuto viene convertita. Cliccare su accanto a una versione e cliccare Salva. Il contenuto viene salvato come un file della versione specificata. È possibile utilizzare le versioni dei file per gestire agevolmente i file di contenuti.
3 Consente di specificare la categoria.
4 Visualizzare o modificare le impostazioni dei tag multimediali.
5 Salva: consente di salvare le informazioni modificate nella finestra di dettaglio;
Annulla: Consente di chiudere la finestra di dettaglio senza salvare le modifiche.
Se necessario, eliminare i file di contenuti da un elenco di file di contenuti.
Selezionare un file di contenuto e cliccare su Elim. Il contenuto eliminato verrà spostato nel Cestino. Se necessario, è possibile recuperarlo per l'utilizzo.
Se il file di contenuto da eliminare è utilizzato da un altro utente o attualmente aggiunto a una playlist o a un programma, viene visualizzata una finestra di conferma. Viene inoltre indicato quale playlist o programma sta utilizzando il contenuto.
Cliccare su Sì nella finestra di conferma per eliminare il contenuto. Il contenuto verrà automaticamente rimosso dalla playlist o dal programma a cui era stato aggiunto.
Crea una playlist contenente più file per la riproduzione in varie modalità. Una playlist viene letta come un unico file di contenuto. È possibile aggiungere e gestire playlist su MagicINFO Server.
Cliccare su Playlist nella barra dei menu principale.
Una playlist viene letta come un unico file di contenuto. Di conseguenza, i criteri dei file di contenuti sono applicabili anche ai criteri delle playlist.
Questo menu fornisce una vista dei tipi di playlist selezionati. Può inoltre essere utilizzato per trovare una playlist specifica.
1 Cliccare su e selezionare le categorie desiderate. Sulla schermata si visualizzano solo le playlist che corrispondono alle categorie selezionate.
2 Cliccare su e selezionare i tipi di playlist desiderati. Nella schermata verranno visualizzati solo i tipi di playlist selezionati.
3 Consente di cercare le playlist tramite parole chiave. Cliccare su per cercare le playlist con criteri diversi, ad esempio in base alla data dell'ultima modifica.
Cliccare sul Cestino per visualizzare le playlist eliminate.
Cliccare su Ripristina per ripristinare nel gruppo di default la playlist selezionata.
Cliccare su Elim
per eliminare definitivamente la playlist selezionata.Cliccare su Elimina tutti o accanto al Cestino per eliminare definitivamente tutte le playlist.
Cliccare su Nuova playlist.
Completare la configurazione iniziale della playlist e cliccare su Crea.
Dispositivi supportati: Consente di scegliere il tipo di dispositivo per la playlist.
Tipo di playlist: Consente di selezionare un tipo di playlist. Selezionare Generale.
1 I file di contenuti vengono visualizzati sotto forma di elenco. Se si clicca su un contenuto, il contenuto viene aggiunto nel riquadro Playlist.
2 Consente di modificare la modalità di visualizzazione dei contenuti o di cercare un file di contenuto.
3 Consente di visualizzare i file di contenuto inclusi nella playlist.
4 Consente di visualizzare i tipi di dispositivi che possono riprodurre la playlist che si sta creando.
5 Consente di impostare un filtro per visualizzare nella playlist solo il contenuto con i tag specificati. Cliccare su e selezionare i tag che si desidera visualizzare.
6 Consente di eliminare uno o più contenuti da una playlist. Selezionare almeno un contenuto e cliccare su questo menu.
7 Consente di impostare le opzioni di riproduzione per il contenuto aggiunto alla playlist. Selezionare almeno un contenuto dalla playlist e cliccare su questo menu.
Tempo di riproduzione: consente di impostare la durata di riproduzione per un file di contenuto.
Data di esecuzione: consente di impostare il periodo per la riproduzione del contenuto. Il contenuto verrà riprodotto solo per un periodo specificato. Per la riproduzione ciclica del contenuto, selezionare Tut gio.
Tag: Assegnare tag diversi ai file di contenuti. In tal modo sarà possibile riprodurre il file di contenuto sul dispositivo che si desidera.
Tipo corr. tag: per contenuti con tag multipli, consente la riproduzione in base ai tag. Selezionare E per riprodurre il contenuto solo sui dispositivi con tutti i tag corrispondenti o selezionare O per riprodurre il contenuto sui dispositivi con almeno un tag corrispondente.
8 Consente di includere contenuto a riproduzione casuale nella playlist. Cliccare sul menu per creare un elenco di contenuti per la riproduzione casuale. Questa operazione può essere effettuata nello stesso modo in cui si crea una playlist. È possibile specificare gli orari di riproduzione del contenuto casuale nelle impostazioni. La riproduzione casuale può essere impostata per i dispositivi I Player e S3 Player, nonché per le playlist di tipo Generale.
9 Configurare le proprietà della playlist, incluso il nome, e cliccare su Salva. La playlist è stata creata.
Se necessario, visualizzare e modificare le informazioni della playlist.
Cliccare sul nome di un file di playlist nell'elenco.
1 Consente di visualizzare i file di contenuto inclusi nella playlist.
2 Consente di visualizzare le informazioni dettagliate di una playlist. È inoltre possibile modificare il nome, il gruppo, l'opzione di condivisione e la descrizione della playlist.
3 Consente di visualizzare la versione della playlist e di modificare la playlist.
Se si modifica un contenuto che appartiene a una playlist, la versione della playlist cambierà.
Cliccare su accanto a una versione e cliccare Salva. La playlist viene salvata come un file della versione specificata. È possibile utilizzare le versioni dei file per gestire agevolmente la playlist.
4 Consente di specificare la categoria di una playlist.
5 Modif: consente di modificare la playlist con lo stesso metodo utilizzato per crearla;
Salva: consente di salvare le informazioni modificate nella finestra di dettaglio;
Annulla: Consente di chiudere la finestra di dettaglio senza salvare le modifiche apportate nella finestra.
È possibile modificare una playlist utilizzando uno dei seguenti metodi.
Opzione 1: Selezionare una playlist dall'elenco e cliccare su Modif. La procedura per modificare le playlist è la stessa utilizzata per la creazione di playlist.
Opzione 2: Cliccare sul nome di una playlist nell'elenco di playlist e quindi su Modif nella finestra dei dettagli.
Se necessario, eliminare le playlist dall'elenco.
Selezionare una playlist e cliccare su Elim. Le playlist selezionate vengono spostate nel Cestino da dove potranno essere recuperate in caso di necessità.
Se la playlist da eliminare è utilizzata da un altro utente o attualmente programmata, viene visualizzato un messaggio di notifica. La finestra segnala che non è possibile eliminare la playlist e indica i dettagli del programma da cui è utilizzata.
Il menu Programmazione consente di usare MagicINFO più efficacemente. La programmazione pianificata e sistematica consentirà l'utilizzo efficiente di un gran numero di dispositivi.
Cliccare su Programmazione nella barra dei menu principale.
Cliccare su Nuovo programma > Contenuto.
Completare la configurazione iniziale in Crea Programma e cliccare su Crea.
Dispositivi supportati: Consente di selezionare un tipo di dispositivo al quale distribuire il programma.
Tipo pianificazione: Consente di selezionare un tipo di programma. Selezionare Generale.
1 Consente di selezionare una data da assegnare a un programma.
2 Consente di specificare l'unità di tempo di un orario da assegnare a un programma. È possibile selezionare orari giornalieri, settimanali o mensili.
Giornaliero: Indica un orario giornaliero.
Settimanale: Indica un orario settimanale.
Mensile: Indica un orario mensile.
Elenco: Visualizza i programmi di riproduzione dei file di contenuti assegnati a un orario sotto forma di elenco.
3 Consente di impostare i canali. Cliccare su Modifica canale per aggiungere o cambiare i canali. Utilizzare la finestra di "modifica canale" per selezionare un canale. In alternativa, cliccare su Aggiungi e impostare il nome e il numero del canale per aggiungerlo.
4 Consente di selezionare una cornice per lo schermo di un dispositivo a cui distribuire il programma. Riproduce un file di contenuto sulla divisione della schermata del dispositivo in base al frame selezionato. Per modificare la cornice, cliccare su Modifica cornice.
5 Consente di visualizzare i tipi di dispositivo ai quali distribuire il programma.
Aggiungere i programmi alla pianificazione utilizzando una delle opzioni seguenti:
Opzione 1: Cliccare su un contenuto dell'elenco e trascinarlo nella tabella del programma. Cliccare sul contenuto aggiunto.
Opzione 2: Nella tabella del programma, cliccare su o trascinare la fascia oraria per aggiungere il contenuto.
1 È possibile ordinare la visualizzazione per contenuto, playlist o sorgente di ingresso.
2 Selezionare la categoria desiderata. Sulla schermata si visualizzano solo gli elementi di contenuti, le playlist o le sorgenti di ingresso che corrispondono alla categoria selezionata.
3 Consente di visualizzare il contenuto di un gruppo specifico.
4 Selezionare i tipi di file desiderati, ID utente, tag e dimensioni file. Sulla schermata si visualizzano solo i file che corrispondono alle condizioni selezionate.
5 Consente di ordinare l'elenco di contenuti sotto forma di visualizzazione anteprime o visualizzazione elenco.
6 Consente di cercare file di contenuti o playlist per nome. Cliccare su uno spazio vuoto per cercare tipi specifici di contenuto.
7 Consente di visualizzare i contenuti, le playlist o le sorgenti di ingresso sotto forma di elenco.
8 Questa è la tabella del programma. Trascinare un contenuto o cliccare su/trascinare la fascia oraria.
Quando si visualizza la finestra Nuova programmazione, configurare i dettagli della programmazione e cliccare su Salva.
Contenuto: Consente di selezionare o modificare contenuto, playlist e/o sorgenti di ingresso da distribuire ai dispositivi.
Se si seleziona Blocca, non è possibile modificare il contenuto tramite inserimento di un dispositivo USB nel dispositivo o altre azioni.
Data di riproduzione: Consente di specificare il periodo di esecuzione di un programma.
Per eseguire continuamente un programma, selezionare la casella di controllo Nessuna scadenza.
Ripetizione:
1 volta: Consente di eseguire il programma una volta sola.
Giornaliero: Consente di ripetere un programma ogni giorno.
Settimanale: Consente di ripetere un programma nel giorno o nei giorni specificati.
Mensile: Consente di ripetere un programma alle date specificate di ogni mese.
Tempo di riproduzione: Consente di impostare l'orario di riproduzione di un file di contenuto.
Per riprodurre continuamente il contenuto durante un periodo di tempo specificato, selezionare la casella di controllo 24 ore.
Dopo aver configurato le impostazioni programma richieste, cliccare su Salva.
Quando viene visualizzata la finestra delle impostazioni di distribuzione del contenuto, immettere le informazioni di distribuzione e cliccare su Salva e pubblica. Cliccare su Altre opzioni per visualizzare le impostazioni aggiuntive.
Nome programma: Consente di specificare il nome del programma. È possibile utilizzare un singolo nome programma una volta sola.
Gruppo di programmi: Consente di selezionare un gruppo per il programma.
Pubblica su: Cliccare su per selezionare un gruppo di dispositivi al quale distribuire il programma. È possibile selezionare i dispositivi per gruppo. Non è possibile selezionare singoli dispositivi.
Descrizione: Consente di immettere una descrizione di un programma.
Musica di sottofondo: Consente di selezionare un file di contenuto da utilizzare come musica di sottofondo di un programma. Se un file di contenuto utilizzato in un programma è un video contenente audio, l'audio viene sostituito dalla musica di sottofondo specificata e viene riprodotto solo il video.
Sincronizzazione contenuto: Consente di abilitare o disabilitare la modalità di sincronizzazione dei file di contenuti. La sincronizzazione dei file di contenuti è una funzione che sincronizza gli orari di riproduzione quando un file di contenuto viene riprodotto su più dispositivi che condividono lo stesso programma. Questa funzione è disponibile solo sui dispositivi presenti sulla stessa rete.
Riprendi riproduzione: Consente di scegliere se utilizzare la funzione di ripresa della riproduzione.
Distribuisci con Prenotazione: Selezionare Prenotaz per distribuire il programma a un orario specifico. Tutte le richieste di modifiche al programma vengono salvate fino all'orario di distribuzione specificato. Queste modifiche vengono applicate tutte in una volta quando il programma viene distribuito.
Cliccare su un programma nell'elenco dei programmi per visualizzarne i dettagli.
1 Cliccare su / dalla voce Canale per visualizzare le informazioni su un altro canale all'interno di un programma. Questa funzione è disponibile quando un programma dispone di diversi canali registrati. Cliccare su / per passare al primo o all'ultimo canale.
2 Consente di visualizzare i programmi nel calendario.
3 Consente di visualizzare i dettagli del programma. È possibile modificare il nome, il gruppo e la descrizione del programma.
4 Consente di visualizzare i file di contenuti aggiunti al programma. Cliccare sul nome di un contenuto per visualizzarne i dettagli.
5 Modifica programma: Modificare il programma con lo stesso metodo utilizzato per crearlo.
Salva: consente di salvare le informazioni modificate nella finestra di dettaglio.
Annulla: Consente di chiudere la finestra di dettaglio senza salvare le modifiche apportate nella finestra.
È possibile modificare un programma utilizzando una qualsiasi delle seguenti opzioni.
Opzione 1: Selezionare un programma da un elenco di programmi file di contenuti e cliccare su Modif. I passaggi della modifica sono gli stessi della creazione di programmi.
Opzione 2: Cliccare su dall'elenco dei programmi per modificare rapidamente e distribuire il programma.
Opzione 3: Selezionare il nome di un programma dall'elenco dei programmi contenuto e modificarlo nella finestra di dettaglio.
Selezionare un programma da un elenco di programmi file di contenuti e cliccare su Ripubblica.
Nella finestra Seleziona gruppo, selezionare un gruppo di dispositivi e cliccare su Salva.
Se necessario, eliminare i programmi da un elenco di programmi file di contenuti.
Selezionare un programma file di contenuto e cliccare su Elim. Il programma file di contenuti viene spostato nel Cestino. I programmi contenuti nel Cestino possono essere recuperati e riutilizzati.
Un dispositivo con un programma eliminato passa al programma predefinito.
È possibile gestire i dispositivi aggiunti a MagicINFO Server.
Verifica gli stati o risolve i problemi per i dispositivi mediante monitoraggio, connessione remota/telecomando e controllo degli errori dei dispositivi. Recupera gli eventi e i servizi dei dispositivi conservando i log.
Cliccare su Dispositivo nella barra dei menu principale.
Tutte: consente di visualizzare tutti i dispositivi connessi a MagicINFO Server, recuperare i dettagli relativi a ciascun dispositivo e monitorare/controllare in remoto i dispositivi.
Per gruppo: consente di visualizzare i dispositivi connessi a MagicINFO Server per gruppo.
Non approvato: È possibile visualizzare e autorizzare i dispositivi che sono connessi a MagicINFO Server ma non autorizzati.
1 Modif: consente di modificare le informazioni relative ai dispositivi selezionati.
Elim: consente di eliminare il dispositivo selezionato.
Sposta: consente di spostare il dispositivo selezionato. Selezionare un gruppo dalla finestra di "spostamento gruppo".
Controllo rapido: consente di visualizzare un elenco di funzioni telecomando utilizzate di frequente.
Assegna tag: Assegnare tag media o variabile ai dispositivi.
Esporta: L'elenco dei dispositivi viene esportato in formato Excel o PDF.
2 Consente di visualizzare una descrizione delle icone mostrate nell'elenco dei dispositivi.
3 Consente di filtrare l'elenco dei dispositivi per visualizzare solamente dispositivi specifici. Selezionare una condizione dalla finestra delle impostazioni di filtro e cliccare su Salva.
4 Consente di modificare la modalità di visualizzazione dell'elenco dei dispositivi.
: consente di visualizzare l'elenco dei dispositivi sotto forma di anteprime.
: consente di visualizzare l'elenco dei dispositivi con i nomi e le informazioni dei dispositivi.
5 Consente di configurare il polling dispositivo.
6 Consente di cercare dispositivi con parole chiave del dispositivo.
7 Consente di selezionare le informazioni da visualizzare nelle miniature. Questa opzione viene visualizzata solo quando la modalità di visualizzazione del dispositivo è impostata sulle miniature.
8 Consente di regolare le dimensioni delle miniature. Questa opzione viene visualizzata solo quando la modalità di visualizzazione del dispositivo è impostata sulle miniature.
9 Consente di visualizzare l'elenco dei dispositivi in ordine alfabetico A-Z o Z-A. Questa opzione viene visualizzata solo quando la modalità di visualizzazione del dispositivo è impostata sulle miniature.
10 Consente di visualizzare l'elenco dei dispositivi.
Controllo rapido è la raccolta delle funzioni telecomando utilizzate di frequente per i dispositivi.
Per utilizzare la dashboard Controllo rapido, selezionare i dispositivi dall'elenco e cliccare su Controllo rapido.
Alimentazione: Consente di accendere o spegnere un dispositivo.
Stato pannello: Consente di accendere o spegnere il pannello di un dispositivo.
Telecomando: Consente di abilitare la funzione di connessione remota. La funzione di accesso remoto è disponibile solamente in I Player.
Riavviare: Consente di riavviare un dispositivo.
Sorgente di ingresso: Consente di selezionare una sorgente di ingresso dall'elenco a discesa.
Programmazione canale: Consente di modificare un canale dispositivo.
Volume: Consente di regolare il volume di un dispositivo.
Muto: Consente di attivare o disattivare l'audio del dispositivo.
Memoria vuota: Consente di svuotare la memoria in un dispositivo.
È possibile visualizzare e modificare i dettagli di un dispositivo cliccando sul nome del dispositivo nell'elenco.
Per visualizzare i dettagli relativi allo stato della riproduzione di un contenuto, cliccare sul nome di un dispositivo dall'elenco.
Screen Capture: Consente di selezionare la casella di controllo per visualizzare un'immagine della schermata del dispositivo.
Info dispositivo: Visualizza le informazioni su un dispositivo.
Riproduzione contenuto: Visualizza i dettagli di un file di contenuti in riproduzione su un dispositivo.
Stato download contenuto: Visualizza lo stato dei contenuti scaricati sul dispositivo.
Utilizzo del sistema: Consente di visualizzare l'utilizzo della CPU, della RAM e della rete del dispositivo in un grafico.
Per visualizzare l'utilizzo della CPU, della RAM e della rete, cliccare su Avvio.
Errore software: Consente di visualizzare gli errori recenti. Per visualizzare informazioni dettagliate sugli errori su Player, cliccare su Leggi di più.
Dati registro: Consente di recuperare i log per eventi avvenuti nei dispositivi. I log recuperati possono essere scaricati sul computer utente.
Memo: Consente di aggiungere una nota relativa al dispositivo.
Modif: Cliccare per modificare le informazioni del dispositivo. Per i dettagli, vedere ► Modifica delle informazioni del dispositivo
Telecomando: Consente di visualizzare e configurare il dispositivo in modalità remota se il dispositivo è connesso a MagicINFO Server.
Cliccando su questa opzione, viene visualizzata la schermata corrente del dispositivo in una nuova finestra.
Chiudi: Consente di chiudere la finestra di dettaglio del dispositivo.
Selezionare la scheda Informazioni nella finestra di modifica.
Visualizzare e modificare le informazioni, quindi cliccare su Salva.
Informazioni predefinite:
Nome dispositivo: Consente di modificare il nome di un dispositivo.
Indirizzo MAC: consente di visualizzare l'indirizzo MAC del dispositivo.
IP: Indica l'indirizzo IP.
Nome modello dispositivo: consente di visualizzare il nome del modello del dispositivo.
Posizione: Consente di modificare i dettagli della posizione del dispositivo.
Versione
Versione firmware: consente di visualizzare la versione firmware del dispositivo.
Versione immagine SO: consente di visualizzare la versione immagine SO del dispositivo.
Versione programma client: consente di visualizzare la versione programma client del dispositivo.
Sistema
CPU: consente di visualizzare le informazioni sulla CPU del dispositivo.
Dimensione memoria: consente di visualizzare la capacità di memoria del dispositivo.
Dimensione spazio di archiviazione: Consente di visualizzare la dimensione della memoria di un dispositivo.
Scheda video: consente di visualizzare le informazioni della scheda grafica del dispositivo.
Memoria video: consente di visualizzare la capacità di memoria grafica del dispositivo.
Driver video: consente di visualizzare le informazioni sul driver della scheda grafica del dispositivo.
Dimensione spazio di archiviazione
Uso spazio su disco: consente di visualizzare lo spazio su disco in uso.
Capacità disponibile: consente di visualizzare lo spazio su disco disponibile.
ETC
Data approvazione: consente di visualizzare la data autorizzata del dispositivo.
Dimensione schermo: consente di visualizzare la dimensione dello schermo del dispositivo.
Risoluzione: consente di visualizzare la risoluzione dello schermo del dispositivo.
Codice: consente di visualizzare il codice del dispositivo.
Chiave seriale: consente di visualizzare la chiave seriale del dispositivo.
Selezionare la scheda Orario nella finestra di modifica.
Visualizzare e modificare le informazioni, quindi cliccare su Salva.
Per aggiornare lo stato corrente del dispositivo, cliccare su Stato corrente.
Ora:
Data: consente di impostare la data (odierna) nel dispositivo.
Orario: consente di impostare l'orario corrente nel dispositivo.
Timer accensione/spegn.: consente di impostare il timer di accensione e spegnimento del dispositivo.
Gestione vacanze: consente di impostare i periodi di vacanza per impedire al dispositivo di operare in determinati giorni.
Consente di impostare il timer di accensione e spegnimento del dispositivo.
Cliccare su un timer nell'elenco dei timer di accensione/spegnimento. Specificare i dettagli del timer.
Timer ON: consente di impostare l'orario di accensione del dispositivo. Per utilizzare il timer, selezionare Usare
Timer OFF: consente di impostare l'orario di spegnimento del dispositivo. Per utilizzare il timer, selezionare Usare
Selezionare la scheda Configurazione nella finestra di modifica.
Visualizzare e modificare le informazioni, quindi cliccare su Salva.
Fuso orario
Fuso orario: consente di selezionare un fuso orario per ogni città.
Ora legale (DST): consente di attivare o disattivare la modalità ora legale. Per utilizzare la modalità ora legale, configurare le impostazioni di inizio e di fine.
Imp. di rete del server
URL Server MagicINFO: consente di impostare l'indirizzo di MagicINFO Server.
Impostazione proxy: Consente di abilitare o disabilitare il server proxy. Se necessario, modificare le impostazioni.
Modalità connessione FTP: Consente di configurare la modalità di connessione per l'FTP.
Limite orario connessione: consente di impostare le opzioni di timeout per la disconnessione da MagicINFO Server nel caso in cui la comunicazione con il server FTP non sia disponibile per un periodo di tempo specificato.
Limite larghezza di banda di rete: Consente di limitare la larghezza di banda per la rete server da collegare.
Periodo
Intervallo di scatto: Consente di specificare il ciclo di attivazione.
Intervallo monitoraggio: Consente di specificare il ciclo di monitoraggio.
Ciclo Screen Capture: Consente di specificare il ciclo screen capture. L'intervallo è compreso tra 1 e 180 minuti.
Intervallo di conversione PDF: consente di impostare per ogni dispositivo l'intervallo temporale di passaggio a un'altra pagina di un documento PDF distribuito. Questa opzione è disponibile quando il documento contiene più pagine.
Intervallo di conversione Office: consente di impostare per ogni dispositivo l'intervallo temporale di passaggio a un'altra pagina di un documento Office distribuito. Questa opzione è disponibile quando il documento contiene più pagine.
Intervallo riavvio sistema: Consente di impostare l'intervallo di riavvio per il sistema. È possibile configurare la data e l'ora.
ETC
Rotazione schermo: Consente di attivare o disattivare la modalità di rotazione dello schermo del dispositivo.
Gestisci
Gestione Proof of Play
Periodo valido: consente di impostare il periodo di archiviazione per i log riproduzione.
Dimensione valida: consente di impostare lo spazio di archiviazione per i log riproduzione.
Ultimo per. control.: consente di visualizzare l'orario dell'ultimo accesso ai log riproduzione.
Aggiorna: Consente di aggiornare un elenco di record di riproduzione.
Nome tag: consente di aggiungere tag ai dispositivi.
Stato download contenuto
Impostazioni: Consente di scaricare contenuti solo da un server di download.
Intervallo: consente di impostare gli intervalli di scaricamento dei contenuti.
Unità attività: consente di impostare l'unità degli intervalli di scaricamento su secondi o percentuale.
Modalità di download: Consente di configurare le impostazioni in modo da scaricare specifici elementi di contenuti o tutti.
Selezionare la scheda Controllo display nella finestra di modifica.
Visualizzare e modificare le informazioni, quindi cliccare su Salva.
Cliccare su Leggi di più per visualizzare tutte le informazioni del display.
Per aggiornare lo stato corrente del dispositivo, cliccare su Stato corrente.
È possibile consultare lo stato del dispositivo per visualizzare gli errori e gli allarmi critici che possono influire sul funzionamento del sistema, nonché visualizzare lo stato della loro risoluzione. Visualizza e modifica lo stato degli errori. In caso di errori, avvertenze e allarmi è necessario agire immediatamente per evitare un malfunzionamento di sistema.
È possibile visualizzare i lettori in cui si sono verificate operazioni non riuscite che interessano la manutenzione del sistema e i relativi dettagli.
Cliccare su Stato disposit. > Errore.
Nome dispositivo: Consente di visualizzare il nome del dispositivo.
Indirizzo MAC: consente di visualizzare l'indirizzo MAC del dispositivo.
In corso: Consente di visualizzare il numero di errori del dispositivo in corso.
Segnalato di recente: Consente di visualizzare gli errori segnalati di recente.
È possibile visualizzare le statistiche su dispositivi e contenuti aggiunti a MagicINFO Server.
Cliccare su Statistiche nella barra dei menu principale.
È possibile visualizzare statistiche di riepilogo su dispositivi e contenuti. Cliccare su Indice.
Stato conness. per tutti i disp.: Consente di visualizzare sotto forma di grafico a torta le statistiche sullo stato di connessione di MagicINFO Server con i dispositivi registrati su MagicINFO Server.
Stato pannello per dispositivi connessi: Consente di visualizzare le statistiche, sotto forma di grafico a torta, dello stato del pannello (acceso/spento) dei dispositivi connessi a MagicINFO Server.
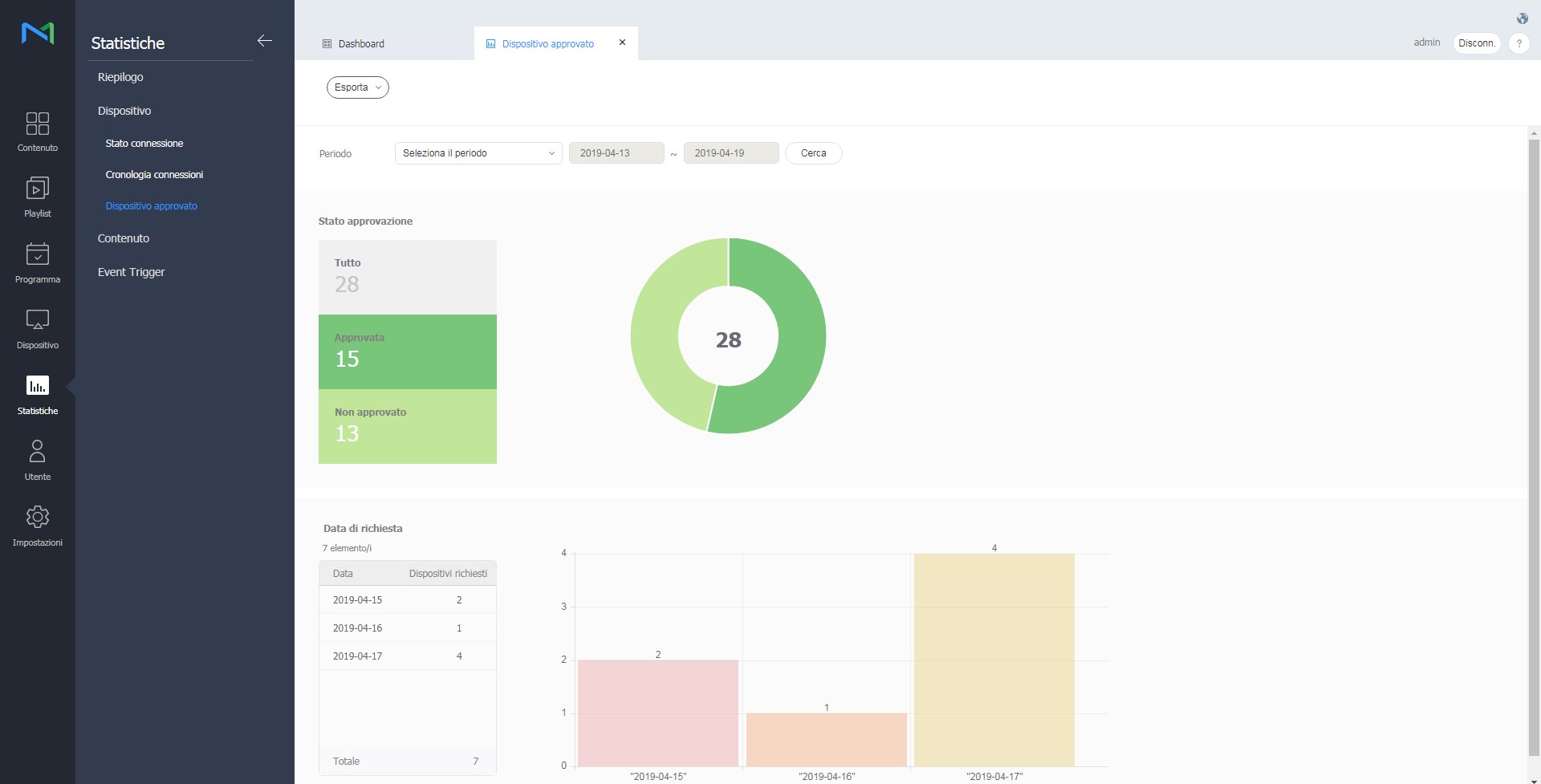
Stato approvazione: Affinché un dispositivo sia aggiunto a MagicINFO Server, è necessaria l'approvazione dell'amministratore. Visualizza le statistiche per i dispositivi approvati e non approvati sotto forma di grafico a torta.
Contenuti registrati per tipo: Consente di rivedere le statistiche dei contenuti aggiunti a MagicINFO Server per tipo (CIFS, DLK, ETC, Flash, FTP, foto, LFD, LFT, video, documenti, PDF, musica, VWL).
È possibile rivedere le statistiche di errori, stato dia connessione, log di connessione e autorizzazione dei dispositivi aggiunti a MagicINFO Server. Cliccare su Dispositivo.
Stato connessione: Consente di visualizzare lo stato corrente di tutti i dispositivi registrati in MagicINFO Server.
Vengono mostrate le statistiche sul numero di dispositivi connessi in MagicINFO Server, compresi quelli disconnessi.
Stato pannello per dispositivi connessi: Consente di visualizzare le statistiche dello stato del pannello (acceso/spento) dei dispositivi connessi a MagicINFO Server.
Stato approvazione: Consente di visualizzare lo stato di approvazione corrente dei dispositivi per cui è richiesta la registrazione in MagicINFO Server.
L'opzione restituisce il numero di dispositivi per cui esiste una richiesta di autorizzazione, dei dispositivi autorizzati e di quelli rifiutati in MagicINFO Server.
Data di richiesta: Consente di visualizzare le date in cui le richieste di approvazione sono state inviate e il numero di dispositivi per cui è richiesta l'approvazione in una data specifica.
È possibile visualizzare Tipo contenuto, Frequenza di riprod., Report dettagli, Utilizzo spazio di archiviazione e Cronologia file Proof of Play dei contenuti aggiunti a MagicINFO Server. Cliccare su Contenuto.
Contenuti registrati per tipo: Consente di visualizzare il numero di contenuti aggiunti a MagicINFO Server in base al tipo.
Contenuti registrati per data: Consente di rivedere il numero di contenuti aggiunti in una certa data per tipo.
Visualizza le statistiche per la frequenza di riproduzione per contenuto.
Cliccare su Frequenza di riprod.
Selezionare un periodo e la relativa unità da Periodo.
Se si seleziona Personale da Periodo, viene abilitata la finestra di immissione delle date. Cliccare sulla finestra per visualizzare un calendario e selezionare le date al suo interno.
Cliccare su Seleziona accanto a Seleziona contenuto per selezionare il contenuto.
Cliccare su Seleziona accanto a Gruppo di dispositivi e selezionare il gruppo di dispositivi.
Cliccare su Cerca.
È possibile rivedere gli orari e la durata di riproduzione dei contenuti riprodotti dal gruppo selezionato nell'arco del periodo specificato.
È possibile rivedere le statistiche dettagliate sulla frequenza di riproduzione del contenuto. Cliccare su Report dettagli.
Selezionare un'organizzazione, il periodo delle statistiche (anni) e il target delle statistiche (contenuto generale o contenuto VideoWall). Vengono visualizzate le statistiche in base alle condizioni specificate.
È possibile rivedere le statistiche dettagliate sull' Utilizzo spazio di archiviazione. Cliccare su Utilizzo spazio di archiviazione.
Visualizzare l'utilizzo del sistema da parte degli utenti in base all'organizzazione.
È possibile visualizzare il contenuto registrato in base al tipo in un grafico. Cliccare su Cronologia file Proof of Play.
Visualizzare il numero dei contenuti registrati in base al tipo nei giorni del periodo specificato.
È possibile aggiungere o eliminare utenti di MagicINFO Server e modificare ruoli utente e organizzazioni.
Cliccare su Utente nella barra dei menu principale.
Creare gruppi in ciascuna organizzazione per gestire gli utenti per gruppo. In ciascuna organizzazione, per impostazione predefinita viene creato un gruppo di default.
Tutti: è possibile visualizzare e gestire tutti gli utenti registrati su MagicINFO Server.
Per gruppo: Consente di recuperare e gestire gli utenti per gruppo.
Cliccare su Per gruppo.
Gestire i gruppi dispositivi utilizzando una delle opzioni seguenti:
Opzione 1: Selezionare un gruppo e cliccarvi sopra con il pulsante destro del mouse.
Opzione 2: Posizionare il cursore del mouse sul nome di un gruppo e cliccare su .
Nuovo gruppo: Consente di creare un sottogruppo nel gruppo selezionato.
Rinomina: Rinomina il gruppo selezionato.
Elimina: Elimina il gruppo selezionato.
Immettere una parola chiave nella casella di ricerca e cliccare .
Cliccare su per cercare utenti con criteri diversi.
Cliccare su Aggiungi utente nell'elenco utenti.
Immettere le informazioni generali e dell'organizzazione dell'utente.
Organiz: Consente di selezionare un'organizzazione dal menu a discesa.
Gruppo: Cliccare su Seleziona gruppo per selezionare un gruppo dall'organizzazione selezionata. Viene visualizzata la finestra di selezione di un gruppo.
Ruolo: Consente di assegnare un ruolo a un utente selezionando un ruolo dall'elenco a discesa.
Team: Consente di immettere il reparto dell'utente.
Posizione: Consente di immettere la posizione dell'utente.
ID utente: Consente di immettere l'ID utente. Un ID utente può essere lungo da 5 a 20 caratteri.
Password: Consente di immettere la password dell'account utente.
Conferma password: Consente di immettere di nuovo la password dell'account utente.
Nome ut: Consente di immettere il nome utente.
E-mail: Consente di immettere l'indirizzo e-mail dell'utente.
Numero cellulare: Consente di immettere il numero di cellulare dell'utente.
Numero tel.: Consente di immettere il numero di telefono dell'utente.
L'amministratore generale e gli amministratori di organizzazione possono aggiungere e assegnare ruoli utente.
Cliccare su Ruolo.
| Privilegi | Contenuti, Playlist | Programma | |||||
|---|---|---|---|---|---|---|---|
| Visualizza | Crea | Blocca | Gestisci | Visualizza | Crea | Gestisci | |
| Funzione per ogni autorità | Contenuti, Cerca playlist, Esporta | Crea, Modifica, Elimina, Crea contenuti, Scarica contenuti | Bloccare elemento di contenuto, sbloccare, modificare bloccato contenuti. | Crea, Modifica, Elimina, Crea contenuti, Scarica contenuti | Cerca programmazione, Esporta | Crea, Modifica, Elimina, Ridistribuisci | Crea, Modifica, Elimina, Ridistribuisci |
| Amministratore | |||||||
| Gestione contenuto | |||||||
| Con Schedule Manager | |||||||
| Utilità di caricamento contenuti | |||||||
| Gestione dispositivi | |||||||
| Editor pianificazione | |||||||
| Schedule Manager | |||||||
| Gestione utenti | |||||||
| Privilegi | Dispositivi | Utenti | Impostazioni | Statistiche | ||||
|---|---|---|---|---|---|---|---|---|
| Visualizza | Crea | Gestisci | Visualizza | Crea | Gestisci | Gestisci | Gestisci | |
| Funzione per ogni autorità | Dispositivo, Errore, Allarme, Cerca allarme, Esporta | Modifica dispositivo, Elimina, Sposta, Controllo rapido | Modifica dispositivo, Elimina, Sposta, Controllo rapido, Aggiorna software, Logo utente, Lavoro remoto | Cerca / Esporta utente | Aggiungi / Elimina / Conferma / Respingi utente, Aggiungi / Cambia / Elimina ruolo | Aggiungi / Conferma / Respingi utente, Aggiungi / Cambia / Elimina ruolo | mpostazione server, Gestisci tag / Aggiungi / Elimina (posizione attuale, comune) | Statistiche |
| Amministratore | ||||||||
| Gestione contenuto | ||||||||
| Con Schedule Manager | ||||||||
| Utilità di caricamento contenuti | ||||||||
| Gestione dispositivi | ||||||||
| Editor pianificazione | ||||||||
| Schedule Manager | ||||||||
| Gestione utenti | ||||||||
Cliccare su Aggiungi all'elenco di ruoli.
Configurare le impostazioni di ruolo e cliccare su Salva.
1 Immettere un nome ruolo e cliccare su Verifica duplicato per verificare l'eventuale presenza di un nome ruolo duplicato.
2 Per importare privilegi da un ruolo creato in precedenza, selezionare un ruolo.
3 Consente di selezionare i privilegi da assegnare al nuovo ruolo.
Visualizza: consente di assegnare i privilegi per visualizzare il menu selezionato.
Crea: consente di assegnare i privilegi per aggiungere, modificare ed eliminare informazioni o contenuto per il menu selezionato.
Gestisci: consente di assegnare i privilegi per visualizzare e creare informazioni o contenuto per il menu selezionato. Se si seleziona Gestisci, verranno selezionate automaticamente le opzioni Visualizza e Crea.
Contenuti e playlist > Blocca: consente di assegnare permessi di blocco per gli elementi di Contenuti e playlist.
Impostazioni server o Statistiche > Gestisci: consente di assegnare i privilegi per configurare le impostazioni di MagicINFO Server e accedere a tutte le funzioni relative al menu delle statistiche.
È possibile gestire le proprie informazioni personali e configurare le impostazioni di MagicINFO Server.
Cliccare su Configurazione nella barra dei menu principale.
Per l'utilizzo di pagine web sui Display Samsung vanno rispettati i seguenti parametri:
http://html5test.com/s/67b1b2598210a648.html
Caratteristiche e funzioni Web supportate dai Display Samsung
Web Engine Version
| TV Model Year | Platform Version | Web Engine | |
|---|---|---|---|
| Type | Version | ||
| 2023 | Tizen 7.0 | Chromium | M94 |
| 2022 | Tizen 6.5 | M85 | |
| 2021 | Tizen 6.0 | M76 | |
| 2020 | Tizen 5.5 | M69 | |
| 2019 | Tizen 5.0 | M63 | |
| 2018 | Tizen 4.0 | M56 | |
| 2017 | Tizen 3.0 | M47 | |
| 2016 | Tizen 2.4 | Webkit | r152340 |
| 2015 | Tizen 2.3 | ||
Web Standard Feature Support
JavaScript (ES6)
| Feature | Tizen 7.0 (2023) |
Tizen 6.5 (2022) |
Tizen 6.0 (2021) |
Tizen 5.5 (2020) |
Tizen 5.0 (2019) |
Tizen 4.0 (2018) |
Tizen 3.0 (2017) |
Tizen 2.4 (2016) |
|---|---|---|---|---|---|---|---|---|
Array.prototype.copyWithin() method
|
Yes | Yes | Yes | Yes | Yes | No | No | No |
| Arrow functions | Yes | Yes | ||||||
| Classes | No | |||||||
| Default parameter values | ||||||||
| Destructuring assignment syntax | ||||||||
| For-of loops | Yes | |||||||
Generator objects
|
||||||||
| Lexical declarations | ||||||||
Map objects
|
||||||||
Module objects
|
Yes (partially) |
Yes (partially) |
Yes (partially) |
Yes (partially) |
Yes (partially) |
No | No | |
new.target property
|
Yes | Yes | Yes | Yes | Yes | Yes | Yes | |
Number object extensions
|
||||||||
Object.assign() method
|
||||||||
| Octal and binary literals | ||||||||
Promise objects
|
||||||||
Proxy objects
|
No | |||||||
Reflect object
|
||||||||
| Rest parameters | Yes | |||||||
Symbol objects
|
||||||||
| Tail call elimination | No | No | No | No | No | No | No | |
| Template literals | Yes | Yes | Yes | Yes | Yes | Yes (partially) |
Yes | |
TypedArray objects
|
Yes | Yes | ||||||
WeakMap objects
|
No | |||||||
WeakSet objects
|
Device
| Feature | Tizen 7.0 (2023) |
Tizen 6.5 (2022) |
Tizen 6.0 (2021) |
Tizen 5.5 (2020) |
Tizen 5.0 (2019) |
Tizen 4.0 (2018) |
Tizen 3.0 (2017) |
Tizen 2.4 (2016) |
|---|---|---|---|---|---|---|---|---|
devicePixelRatio property
|
Yes | Yes | Yes | Yes | Yes | Yes | Yes | Yes |
| Geolocation API | No | No |
DOM
| Feature | Tizen 7.0 (2023) |
Tizen 6.5 (2022) |
Tizen 6.0 (2021) |
Tizen 5.5 (2020) |
Tizen 5.0 (2019) |
Tizen 4.0 (2018) |
Tizen 3.0 (2017) |
Tizen 2.4 (2016) |
|---|---|---|---|---|---|---|---|---|
DOM3 WheelEvent interface
|
Yes | Yes | Yes | Yes | Yes | Yes | Yes | No |
EventSource interface
|
Yes | |||||||
| Geometry Interfaces Module | No | |||||||
ImageData() constructor
|
||||||||
KeyboardEvent attributes
|
Yes | |||||||
matchMedia() method
|
||||||||
MutationObserver interface
|
||||||||
| Page Visibility API | ||||||||
scrollingElement property
|
No | |||||||
spellcheck attribute
|
Yes |
File system
| Feature | Tizen 7.0 (2023) |
Tizen 6.5 (2022) |
Tizen 6.0 (2021) |
Tizen 5.5 (2020) |
Tizen 5.0 (2019) |
Tizen 4.0 (2018) |
Tizen 3.0 (2017) |
Tizen 2.4 (2016) |
|---|---|---|---|---|---|---|---|---|
a element download attribute
|
Yes | Yes | Yes | Yes | Yes | Yes | Yes | No |
Blob interface
|
Yes | |||||||
| FileReader API |
Graphics
| Feature | Tizen 7.0 (2023) |
Tizen 6.5 (2022) |
Tizen 6.0 (2021) |
Tizen 5.5 (2020) |
Tizen 5.0 (2019) |
Tizen 4.0 (2018) |
Tizen 3.0 (2017) |
Tizen 2.4 (2016) |
|---|---|---|---|---|---|---|---|---|
| Animated PNG graphics | Yes | Yes | Yes | Yes | Yes | Yes | Yes | Yes |
| Canvas API | ||||||||
ImageBitmap interface |
||||||||
ImageBitmapRenderingContext interface |
Yes (basic support) |
Yes (basic support) |
Yes (basic support) |
Yes (basic support) |
Yes (basic support) |
Yes (basic support) |
No | No |
imageSmoothingQuality property |
||||||||
requestAnimationFrame() methods |
Yes | Yes | Yes | Yes | Yes | Yes | Yes | Yes |
| Web Animations API | ||||||||
| WebGL API (Canvas 3D) |
Multimedia
| Feature | Tizen 7.0 (2023) |
Tizen 6.5 (2022) |
Tizen 6.0 (2021) |
Tizen 5.5 (2020) |
Tizen 5.0 (2019) |
Tizen 4.0 (2018) |
Tizen 3.0 (2017) |
Tizen 2.4 (2016) |
|---|---|---|---|---|---|---|---|---|
| Audio Output Devices API | Yes | Yes | Yes | Yes | Yes (basic support) |
No | No | No |
| Encrypted Media Extensions (EME) | Yes | Yes | Yes | Yes | ||||
getUserMedia() method |
No | |||||||
HTML5 video element |
Yes | |||||||
| Media Source Extensions (MSE) | ||||||||
| MediaStream Image Capture | No | |||||||
| Portable Native Client (PNaCl) | ||||||||
| VP9 codec | Yes | |||||||
| Web Audio API | ||||||||
| Web Speech API | No | |||||||
| WebP image format |
Network and Connectivity
| Feature | Tizen 7.0 (2023) |
Tizen 6.5 (2022) |
Tizen 6.0 (2021) |
Tizen 5.5 (2020) |
Tizen 5.0 (2019) |
Tizen 4.0 (2018) |
Tizen 3.0 (2017) |
Tizen 2.4 (2016) |
|---|---|---|---|---|---|---|---|---|
| Fetch API | Yes | Yes | Yes | Yes | Yes | Yes | Yes | No |
| HTTP/2 | Yes | |||||||
ReadableStream interface
|
No | |||||||
| TLS 1.2 | Yes | |||||||
| WebSocket API |
Offline Storage
| Feature | Tizen 7.0 (2023) |
Tizen 6.5 (2022) |
Tizen 6.0 (2021) |
Tizen 5.5 (2020) |
Tizen 5.0 (2019) |
Tizen 4.0 (2018) |
Tizen 3.0 (2017) |
Tizen 2.4 (2016) |
|---|---|---|---|---|---|---|---|---|
CacheStorage interface
|
Yes | Yes | Yes | Yes | Yes | Yes | Yes | No |
| IndexedDB API | Yes | |||||||
| Service Worker API | No | |||||||
SharedWorker interface
|
Yes | |||||||
| Quota Management API | No | |||||||
| Web SQL Database | Yes | |||||||
| Web Storage API |
Performance
| Feature | Tizen 7.0 (2023) |
Tizen 6.5 (2022) |
Tizen 6.0 (2021) |
Tizen 5.5 (2020) |
Tizen 5.0 (2019) |
Tizen 4.0 (2018) |
Tizen 3.0 (2017) |
Tizen 2.4 (2016) |
|---|---|---|---|---|---|---|---|---|
| Intersection Observer API | Yes | Yes | Yes | Yes | Yes | No | No | No |
| Navigation Timing | Yes | Yes | Yes | |||||
performance.now() method
|
No | |||||||
| Preload | No | |||||||
requestIdleCallback() method
|
||||||||
| Resource Timing | Yes | |||||||
| User Timing |
Real-time Communication
| Feature | Tizen 7.0 (2023) |
Tizen 6.5 (2022) |
Tizen 6.0 (2021) |
Tizen 5.5 (2020) |
Tizen 5.0 (2019) |
Tizen 4.0 (2018) |
Tizen 3.0 (2017) |
Tizen 2.4 (2016) |
|---|---|---|---|---|---|---|---|---|
| Notifications API | Yes | Yes | Yes | Yes | Yes | Yes | Yes | No |
| Push API | No | |||||||
SpeechRecognition interface
|
Yes | Yes | ||||||
| WebRTC API | Yes (partially) |
No | No | No |
Security
| Feature | Tizen 7.0 (2023) |
Tizen 6.5 (2022) |
Tizen 6.0 (2021) |
Tizen 5.5 (2020) |
Tizen 5.0 (2019) |
Tizen 4.0 (2018) |
Tizen 3.0 (2017) |
Tizen 2.4 (2016) |
|---|---|---|---|---|---|---|---|---|
| AES_256_GCM for TLS | Yes | Yes | Yes | Yes | Yes | Yes | No | Yes |
| Content Security Policy Level 1 | No | Yes | ||||||
| Content Security Policy Level 2 | Yes | No | ||||||
| Cross-Origin Resource Sharing (CORS) | Yes | |||||||
| HTTP Public Key Pinning (HPKP) | No | |||||||
| Mixed content checking | Yes | |||||||
| "Strict-Transport-Security" response header | ||||||||
| Subresource Integrity | No | |||||||
| "Update-Insecure-Requests" response header | ||||||||
| Web Cryptography API | ||||||||
| "X-Frame-Options" response header | Yes |
Caratteristiche e funzioni CSS supportate dai Display Samsung
Animations Level 1
| Feature | Tizen 7.0 (2023) |
Tizen 6.5 (2022) |
Tizen 6.0 (2021) |
Tizen 5.5 (2020) |
Tizen 5.0 (2019) |
Tizen 4.0 (2018) |
Tizen 3.0 (2017) |
Tizen 2.4 (2016) |
|---|---|---|---|---|---|---|---|---|
animation
|
Yes | Yes | Yes | Yes | Yes | Yes | Yes | Yes |
animation-direction
|
||||||||
animation-duration
|
||||||||
animation-fill-mode
|
||||||||
animation-iteration-count
|
||||||||
animation-name
|
||||||||
animation-play-state
|
||||||||
animation-timing-function
|
||||||||
animation-delay
|
||||||||
@keyframes
|
Backgrounds and Borders Level 3
| Feature | Tizen 7.0 (2023) |
Tizen 6.5 (2022) |
Tizen 6.0 (2021) |
Tizen 5.5 (2020) |
Tizen 5.0 (2019) |
Tizen 4.0 (2018) |
Tizen 3.0 (2017) |
Tizen 2.4 (2016) |
|---|---|---|---|---|---|---|---|---|
background
|
Yes | Yes | Yes | Yes | Yes | Yes | Yes | Yes |
background-attachment
|
||||||||
background-clip
|
||||||||
background-origin
|
||||||||
background-position
|
||||||||
background-repeat
|
||||||||
background-size
|
||||||||
border-image
|
||||||||
border-image-outset
|
||||||||
border-image-repeat
|
||||||||
border-image-slice
|
||||||||
border-image-source
|
||||||||
border-image-width
|
||||||||
border-radius
|
||||||||
box-shadow
|
||||||||
border-top-left-radius
|
||||||||
border-top-right-radius
|
||||||||
border-bottom-right-radius
|
||||||||
border-bottom-left-radius
|
Backgrounds and Borders Level 4
| Feature | Tizen 7.0 (2023) |
Tizen 6.5 (2022) |
Tizen 6.0 (2021) |
Tizen 5.5 (2020) |
Tizen 5.0 (2019) |
Tizen 4.0 (2018) |
Tizen 3.0 (2017) |
Tizen 2.4 (2016) |
|---|---|---|---|---|---|---|---|---|
background-position-x
|
Yes (partially) |
Yes (partially) |
Yes (partially) |
Yes (partially) |
Yes (partially) |
Yes (partially) |
Yes (partially) |
Yes (partially) |
background-position-y
|
Basic User Interface Level 3
| Feature | Tizen 7.0 (2023) |
Tizen 6.5 (2022) |
Tizen 6.0 (2021) |
Tizen 5.5 (2020) |
Tizen 5.0 (2019) |
Tizen 4.0 (2018) |
Tizen 3.0 (2017) |
Tizen 2.4 (2016) |
|---|---|---|---|---|---|---|---|---|
box-sizing
|
Yes | Yes | Yes | Yes | Yes | Yes | Yes | Yes |
caret-color
|
No | No | No | |||||
cursor
|
Yes | Yes | Yes | |||||
outline-offset
|
||||||||
outline-style
|
||||||||
resize
|
||||||||
text-overflow
|
Basic User Interface Level 4
| Feature | Tizen 7.0 (2023) |
Tizen 6.5 (2022) |
Tizen 6.0 (2021) |
Tizen 5.5 (2020) |
Tizen 5.0 (2019) |
Tizen 4.0 (2018) |
Tizen 3.0 (2017) |
Tizen 2.4 (2016) |
|---|---|---|---|---|---|---|---|---|
accent-color
|
Yes | No | No | No | No | No | No | No |
appearance
|
Yes | Yes (partially) |
Yes (partially) |
Yes (partially) |
Yes (partially) |
Yes (partially) |
Yes (partially) |
|
input-security
|
No | No | No | No | No | No | No | No |
caret
|
||||||||
caret-shape
|
||||||||
nav-down
|
Yes | Yes | Yes | Yes | Yes | Yes | Yes | Yes (partially) |
nav-left
|
||||||||
nav-right
|
||||||||
nav-up
|
||||||||
text-overflow
|
No | Yes (partially) |
Yes (partially) |
Yes (partially) |
Yes (partially) |
Yes (partially) |
Yes (partially) |
Yes (partially) |
user-select
|
Yes (partially) |
Box Alignment Level 3
| Feature | Tizen 7.0 (2023) |
Tizen 6.5 (2022) |
Tizen 6.0 (2021) |
Tizen 5.5 (2020) |
Tizen 5.0 (2019) |
Tizen 4.0 (2018) |
Tizen 3.0 (2017) |
Tizen 2.4 (2016) |
|---|---|---|---|---|---|---|---|---|
align-self
|
Yes (partially) |
Yes | Yes | Yes | Yes | Yes (partially) |
Yes (partially) |
No |
align-items
|
||||||||
align-content
|
||||||||
justify-self
|
No | |||||||
justify-items
|
Yes (partially) |
|||||||
justify-content
|
Yes | Yes | Yes | Yes (partially) |
||||
place-content
|
Yes (partially) |
Yes (partially) |
Yes (partially) |
Yes (partially) |
No | No | ||
place-items
|
Yes | Yes | ||||||
gap
|
Yes | No | ||||||
column-gap
|
Yes | Yes | Yes | Yes | ||||
row-gap
|
No | No | No | No |
Box Model Level 4
| Feature | Tizen 7.0 (2023) |
Tizen 6.5 (2022) |
Tizen 6.0 (2021) |
Tizen 5.5 (2020) |
Tizen 5.0 (2019) |
Tizen 4.0 (2018) |
Tizen 3.0 (2017) |
Tizen 2.4 (2016) |
|---|---|---|---|---|---|---|---|---|
margin-trim
|
No | No | No | No | No | No | No | No |
Box Sizing Level 3
| Feature | Tizen 7.0 (2023) |
Tizen 6.5 (2022) |
Tizen 6.0 (2021) |
Tizen 5.5 (2020) |
Tizen 5.0 (2019) |
Tizen 4.0 (2018) |
Tizen 3.0 (2017) |
Tizen 2.4 (2016) |
|---|---|---|---|---|---|---|---|---|
width
|
Yes (partially) |
Yes (partially) |
Yes (partially) |
Yes (partially) |
Yes (partially) |
Yes (partially) |
Yes (partially) |
Yes (partially) |
min-width
|
||||||||
max-width
|
||||||||
height
|
||||||||
min-height
|
||||||||
max-height
|
||||||||
column-width
|
No | No | No | No | No | No | No | No |
Box Sizing Level 4
| Feature | Tizen 7.0 (2023) |
Tizen 6.5 (2022) |
Tizen 6.0 (2021) |
Tizen 5.5 (2020) |
Tizen 5.0 (2019) |
Tizen 4.0 (2018) |
Tizen 3.0 (2017) |
Tizen 2.4 (2016) |
|---|---|---|---|---|---|---|---|---|
aspect-ratio
|
Yes | No | No | No | No | No | No | No |
contain-intrinsic-size
|
Yes (partially) |
Yes (partially) |
||||||
contain-intrinsic-width
|
No | No | ||||||
contain-intrinsic-height
|
||||||||
contain-intrinsic-block-size
|
||||||||
contain-intrinsic-inline-size
|
||||||||
width
|
Yes (partially) |
Yes (partially) |
Yes (partially) |
Yes (partially) |
Yes (partially) |
Yes (partially) |
Yes (partially) |
Yes (partially) |
min-width
|
||||||||
max-width
|
||||||||
height
|
||||||||
min-height
|
||||||||
max-height
|
||||||||
inline-size
|
No | No | No | |||||
min-inline-size
|
||||||||
max-inline-size
|
||||||||
block-size
|
||||||||
min-block-size
|
||||||||
max-block-size
|
Cascading and Inheritance Level 3
| Feature | Tizen 7.0 (2023) |
Tizen 6.5 (2022) |
Tizen 6.0 (2021) |
Tizen 5.5 (2020) |
Tizen 5.0 (2019) |
Tizen 4.0 (2018) |
Tizen 3.0 (2017) |
Tizen 2.4 (2016) |
|---|---|---|---|---|---|---|---|---|
all
|
Yes | Yes | Yes | Yes | Yes | Yes | Yes | No |
unset
|
Cascading and Inheritance Level 4
| Feature | Tizen 7.0 (2023) |
Tizen 6.5 (2022) |
Tizen 6.0 (2021) |
Tizen 5.5 (2020) |
Tizen 5.0 (2019) |
Tizen 4.0 (2018) |
Tizen 3.0 (2017) |
Tizen 2.4 (2016) |
|---|---|---|---|---|---|---|---|---|
all
|
Yes | Yes | No | No | No | No | No | No |
revert
|
Cascading and Inheritance Level 5
| Feature | Tizen 7.0 (2023) |
Tizen 6.5 (2022) |
Tizen 6.0 (2021) |
Tizen 5.5 (2020) |
Tizen 5.0 (2019) |
Tizen 4.0 (2018) |
Tizen 3.0 (2017) |
Tizen 2.4 (2016) |
|---|---|---|---|---|---|---|---|---|
all
|
No | No | No | No | No | No | No | No |
revert-layer
|
||||||||
@layer
|
Color Adjustment Level 1
| Feature | Tizen 7.0 (2023) |
Tizen 6.5 (2022) |
Tizen 6.0 (2021) |
Tizen 5.5 (2020) |
Tizen 5.0 (2019) |
Tizen 4.0 (2018) |
Tizen 3.0 (2017) |
Tizen 2.4 (2016) |
|---|---|---|---|---|---|---|---|---|
print-color-adjust
|
Yes | No | No | No | No | No | No | No |
forced-color-adjust
|
Yes (partially) |
|||||||
color-scheme
|
Yes | Yes |
Color Level 3
| Feature | Tizen 7.0 (2023) |
Tizen 6.5 (2022) |
Tizen 6.0 (2021) |
Tizen 5.5 (2020) |
Tizen 5.0 (2019) |
Tizen 4.0 (2018) |
Tizen 3.0 (2017) |
Tizen 2.4 (2016) |
|---|---|---|---|---|---|---|---|---|
currentColor
|
Yes | Yes | Yes | Yes | Yes | Yes | Yes | Yes |
hsl
|
||||||||
hsla
|
||||||||
opacity
|
||||||||
rgba
|
||||||||
transparent
|
Color Level 4
| Feature | Tizen 7.0 (2023) |
Tizen 6.5 (2022) |
Tizen 6.0 (2021) |
Tizen 5.5 (2020) |
Tizen 5.0 (2019) |
Tizen 4.0 (2018) |
Tizen 3.0 (2017) |
Tizen 2.4 (2016) |
|---|---|---|---|---|---|---|---|---|
comma-less colors
|
Yes | Yes | Yes | Yes | No | No | No | No |
/ alpha
|
||||||||
optional alpha
|
||||||||
Hex with alpha
|
Yes | |||||||
rebeccapurple
|
Yes | Yes | ||||||
system colors
|
Yes (partially) |
Yes (partially) |
Yes (partially) |
Yes (partially) |
Yes (partially) |
Yes (partially) |
||
hwb()
|
No | No | No | No | No | No | No | No |
lab()
|
||||||||
lch()
|
||||||||
color()
|
||||||||
device-cmyk()
|
||||||||
opacity
|
Yes | Yes | ||||||
| "#RGBA" color notation | Yes | Yes | Yes |
Color Level 5
| Feature | Tizen 7.0 (2023) |
Tizen 6.5 (2022) |
Tizen 6.0 (2021) |
Tizen 5.5 (2020) |
Tizen 5.0 (2019) |
Tizen 4.0 (2018) |
Tizen 3.0 (2017) |
Tizen 2.4 (2016) |
|---|---|---|---|---|---|---|---|---|
color-adjust()
|
No | No | No | No | No | No | No | No |
color-contrast()
|
||||||||
color-mix()
|
||||||||
relative color
|
Compatibility
| Feature | Tizen 7.0 (2023) |
Tizen 6.5 (2022) |
Tizen 6.0 (2021) |
Tizen 5.5 (2020) |
Tizen 5.0 (2019) |
Tizen 4.0 (2018) |
Tizen 3.0 (2017) |
Tizen 2.4 (2016) |
|---|---|---|---|---|---|---|---|---|
touch-action
|
Yes | Yes | Yes | Yes | Yes | Yes | No | No |
Compositing and Blending Level 1
| Feature | Tizen 7.0 (2023) |
Tizen 6.5 (2022) |
Tizen 6.0 (2021) |
Tizen 5.5 (2020) |
Tizen 5.0 (2019) |
Tizen 4.0 (2018) |
Tizen 3.0 (2017) |
Tizen 2.4 (2016) |
|---|---|---|---|---|---|---|---|---|
background-blend-mode
|
Yes | Yes | Yes | Yes | Yes | Yes | Yes | Yes |
isolation
|
No | |||||||
mix-blend-mode
|
Conditional Rules Level 3
| Feature | Tizen 7.0 (2023) |
Tizen 6.5 (2022) |
Tizen 6.0 (2021) |
Tizen 5.5 (2020) |
Tizen 5.0 (2019) |
Tizen 4.0 (2018) |
Tizen 3.0 (2017) |
Tizen 2.4 (2016) |
|---|---|---|---|---|---|---|---|---|
@supports
|
Yes | Yes | Yes | Yes | Yes | Yes | Yes | No |
Conditional Rules Level 4
| Feature | Tizen 7.0 (2023) |
Tizen 6.5 (2022) |
Tizen 6.0 (2021) |
Tizen 5.5 (2020) |
Tizen 5.0 (2019) |
Tizen 4.0 (2018) |
Tizen 3.0 (2017) |
Tizen 2.4 (2016) |
|---|---|---|---|---|---|---|---|---|
@supports
|
Yes | Yes | Yes | Yes | Yes | Yes | Yes | No |
Containment Level 1
| Feature | Tizen 7.0 (2023) |
Tizen 6.5 (2022) |
Tizen 6.0 (2021) |
Tizen 5.5 (2020) |
Tizen 5.0 (2019) |
Tizen 4.0 (2018) |
Tizen 3.0 (2017) |
Tizen 2.4 (2016) |
|---|---|---|---|---|---|---|---|---|
contain
|
Yes | Yes | Yes | Yes | Yes | Yes | No | No |
Containment Level 2
| Feature | Tizen 7.0 (2023) |
Tizen 6.5 (2022) |
Tizen 6.0 (2021) |
Tizen 5.5 (2020) |
Tizen 5.0 (2019) |
Tizen 4.0 (2018) |
Tizen 3.0 (2017) |
Tizen 2.4 (2016) |
|---|---|---|---|---|---|---|---|---|
contain
|
Yes | Yes | Yes | Yes | Yes | Yes | No | No |
content-visibility
|
No | No | No | No |
Counter Styles Level 3
| Feature | Tizen 7.0 (2023) |
Tizen 6.5 (2022) |
Tizen 6.0 (2021) |
Tizen 5.5 (2020) |
Tizen 5.0 (2019) |
Tizen 4.0 (2018) |
Tizen 3.0 (2017) |
Tizen 2.4 (2016) |
|---|---|---|---|---|---|---|---|---|
@counter-style
|
Yes | No | No | No | No | No | No | No |
@counter-style example/system
|
||||||||
@counter-style example/negative
|
||||||||
@counter-style example/prefix
|
Yes (partially) |
|||||||
@counter-style example/suffix
|
||||||||
@counter-style example/range
|
Yes | |||||||
@counter-style example/symbols
|
Yes (partially) |
|||||||
@counter-style example/additive-symbols
|
||||||||
@counter-style example/pad
|
Yes | |||||||
@counter-style example/fallback
|
||||||||
@counter-style example/speak-as
|
CSSOM View
| Feature | Tizen 7.0 (2023) |
Tizen 6.5 (2022) |
Tizen 6.0 (2021) |
Tizen 5.5 (2020) |
Tizen 5.0 (2019) |
Tizen 4.0 (2018) |
Tizen 3.0 (2017) |
Tizen 2.4 (2016) |
|---|---|---|---|---|---|---|---|---|
scroll-behavior
|
Yes | Yes | Yes | Yes | Yes | No | No | No |
Custom Highlight API Level 1
| Feature | Tizen 7.0 (2023) |
Tizen 6.5 (2022) |
Tizen 6.0 (2021) |
Tizen 5.5 (2020) |
Tizen 5.0 (2019) |
Tizen 4.0 (2018) |
Tizen 3.0 (2017) |
Tizen 2.4 (2016) |
|---|---|---|---|---|---|---|---|---|
::highlight()
|
No | No | No | No | No | No | No | No |
Custom Properties for Cascading Variables Level 1
| Feature | Tizen 7.0 (2023) |
Tizen 6.5 (2022) |
Tizen 6.0 (2021) |
Tizen 5.5 (2020) |
Tizen 5.0 (2019) |
Tizen 4.0 (2018) |
Tizen 3.0 (2017) |
Tizen 2.4 (2016) |
|---|---|---|---|---|---|---|---|---|
--*
|
Yes | Yes | Yes | Yes | Yes | Yes | No | No |
var(--*)
|
Display Level 3
| Feature | Tizen 7.0 (2023) |
Tizen 6.5 (2022) |
Tizen 6.0 (2021) |
Tizen 5.5 (2020) |
Tizen 5.0 (2019) |
Tizen 4.0 (2018) |
Tizen 3.0 (2017) |
Tizen 2.4 (2016) |
|---|---|---|---|---|---|---|---|---|
display
|
Yes (partially) |
Yes (partially) |
Yes (partially) |
Yes (partially) |
Yes (partially) |
No | No | No |
Easing Functions Level 1
| Feature | Tizen 7.0 (2023) |
Tizen 6.5 (2022) |
Tizen 6.0 (2021) |
Tizen 5.5 (2020) |
Tizen 5.0 (2019) |
Tizen 4.0 (2018) |
Tizen 3.0 (2017) |
Tizen 2.4 (2016) |
|---|---|---|---|---|---|---|---|---|
transition-timing-function
|
Yes | No | No | No | No | No | No | No |
Environment Variables Level 1
| Feature | Tizen 7.0 (2023) |
Tizen 6.5 (2022) |
Tizen 6.0 (2021) |
Tizen 5.5 (2020) |
Tizen 5.0 (2019) |
Tizen 4.0 (2018) |
Tizen 3.0 (2017) |
Tizen 2.4 (2016) |
|---|---|---|---|---|---|---|---|---|
env()
|
Yes | Yes | Yes | Yes | No | No | No | No |
Exclusions Level 1
| Feature | Tizen 7.0 (2023) |
Tizen 6.5 (2022) |
Tizen 6.0 (2021) |
Tizen 5.5 (2020) |
Tizen 5.0 (2019) |
Tizen 4.0 (2018) |
Tizen 3.0 (2017) |
Tizen 2.4 (2016) |
|---|---|---|---|---|---|---|---|---|
wrap-flow
|
No | No | No | No | No | No | No | No |
wrap-through
|
Fill and Stroke Level 3
| Feature | Tizen 7.0 (2023) |
Tizen 6.5 (2022) |
Tizen 6.0 (2021) |
Tizen 5.5 (2020) |
Tizen 5.0 (2019) |
Tizen 4.0 (2018) |
Tizen 3.0 (2017) |
Tizen 2.4 (2016) |
|---|---|---|---|---|---|---|---|---|
fill
|
No | No | No | No | No | No | No | No |
fill-rule
|
Yes | Yes | Yes | Yes | Yes | Yes | Yes | Yes |
fill-break
|
No | No | No | No | No | No | No | No |
fill-color
|
||||||||
fill-image
|
||||||||
fill-origin
|
||||||||
fill-position
|
||||||||
fill-size
|
||||||||
fill-repeat
|
||||||||
fill-opacity
|
Yes | Yes | Yes (partially) (Failed in: 45%) |
Yes (partially) (Failed in: 45%) |
Yes (partially) (Failed in: 45%) |
Yes (partially) (Failed in: 45%) |
Yes | Yes |
stroke
|
No | No | No | No | No | No | No | No |
stroke-width
|
Yes | Yes | Yes | Yes | Yes | Yes | Yes | Yes |
stroke-align
|
No | No | No | No | No | No | No | No |
stroke-linecap
|
Yes | Yes | Yes | Yes | Yes | Yes | Yes | Yes |
stroke-linejoin
|
Yes (partially) |
Yes (partially) |
Yes (partially) |
Yes (partially) |
Yes (partially) |
Yes (partially) |
Yes (partially) |
Yes (partially) |
stroke-miterlimit
|
Yes | Yes | Yes | Yes | Yes | Yes | Yes | Yes |
stroke-break
|
No | No | No | No | No | No | No | No |
stroke-dasharray
|
Yes | Yes | Yes | Yes | Yes | Yes | Yes | Yes |
stroke-dashoffset
|
||||||||
stroke-dash-corner
|
No | No | No | No | No | No | No | No |
stroke-dash-justify
|
||||||||
stroke-color
|
||||||||
stroke-image
|
||||||||
stroke-origin
|
||||||||
stroke-position
|
||||||||
stroke-size
|
||||||||
stroke-repeat
|
||||||||
stroke-opacity
|
Yes | Yes | Yes (partially) (Failed in: 45%) |
Yes (partially) (Failed in: 45%) |
Yes (partially) (Failed in: 45%) |
Yes (partially) (Failed in: 45%) |
Yes | Yes |
Filter Effects Level 1
| Feature | Tizen 7.0 (2023) |
Tizen 6.5 (2022) |
Tizen 6.0 (2021) |
Tizen 5.5 (2020) |
Tizen 5.0 (2019) |
Tizen 4.0 (2018) |
Tizen 3.0 (2017) |
Tizen 2.4 (2016) |
|---|---|---|---|---|---|---|---|---|
filter
|
Yes | Yes | Yes | Yes | Yes | Yes | Yes (partially) |
Yes (partially) |
flood-color
|
Yes | Yes | ||||||
flood-opacity
|
Yes (partially) (Failed in: 45%) |
Yes (partially) (Failed in: 45%) |
Yes (partially) (Failed in: 45%) |
Yes (partially) (Failed in: 45%) |
||||
color-interpolation-filters
|
Yes | Yes | Yes | Yes | ||||
lighting-color
|
Filter Effects Level 2
| Feature | Tizen 7.0 (2023) |
Tizen 6.5 (2022) |
Tizen 6.0 (2021) |
Tizen 5.5 (2020) |
Tizen 5.0 (2019) |
Tizen 4.0 (2018) |
Tizen 3.0 (2017) |
Tizen 2.4 (2016) |
|---|---|---|---|---|---|---|---|---|
backdrop-filter
|
Yes | Yes | Yes | No | No | No | No | No |
Flexible Box Layout Level 1
| Feature | Tizen 7.0 (2023) |
Tizen 6.5 (2022) |
Tizen 6.0 (2021) |
Tizen 5.5 (2020) |
Tizen 5.0 (2019) |
Tizen 4.0 (2018) |
Tizen 3.0 (2017) |
Tizen 2.4 (2016) |
|---|---|---|---|---|---|---|---|---|
align-content
|
Yes | Yes | Yes | Yes | Yes | Yes | Yes | No |
align-items
|
||||||||
align-self
|
||||||||
display
|
||||||||
flex
|
||||||||
flex-basis
|
Yes (partially) |
Yes (partially) |
Yes (partially) |
Yes (partially) |
Yes (partially) |
Yes (partially) |
||
flex-direction
|
Yes | Yes | Yes | Yes | Yes | Yes | ||
flex-flow
|
||||||||
flex-grow
|
||||||||
flex-shrink
|
||||||||
flex-wrap
|
||||||||
justify-content
|
||||||||
min-height
|
||||||||
min-width
|
||||||||
order
|
Fonts Level 3
| Feature | Tizen 7.0 (2023) |
Tizen 6.5 (2022) |
Tizen 6.0 (2021) |
Tizen 5.5 (2020) |
Tizen 5.0 (2019) |
Tizen 4.0 (2018) |
Tizen 3.0 (2017) |
Tizen 2.4 (2016) |
|---|---|---|---|---|---|---|---|---|
font-stretch
|
Yes | Yes | Yes | Yes | Yes | Yes | Yes | No |
font-size-adjust
|
No | No | No | No | No | No | No | |
font-synthesis
|
||||||||
font-kerning
|
Yes | Yes | Yes | Yes | Yes | Yes | Yes | |
font-variant-position
|
No | No | No | No | No | No | No | |
font-variant-ligatures
|
Yes | Yes | Yes | Yes | Yes | Yes | Yes (partially) |
|
font-variant-caps
|
No | |||||||
font-variant-numeric
|
||||||||
font-variant-east-asian
|
No | |||||||
font-feature-settings
|
Yes | Yes | ||||||
@font-face
|
Yes | |||||||
@font-face/src
|
||||||||
@font-face/font-family
|
||||||||
@font-face/font-style
|
||||||||
@font-face/font-weight
|
||||||||
@font-face/font-stretch
|
No | |||||||
@font-face/font-feature-settings
|
No | |||||||
@font-face/font-variation-settings
|
No | No | No | No | No | No | ||
@font-face/unicode-range
|
Yes | Yes | Yes | Yes | Yes | Yes | Yes | Yes (partially) |
Fonts Level 4
| Feature | Tizen 7.0 (2023) |
Tizen 6.5 (2022) |
Tizen 6.0 (2021) |
Tizen 5.5 (2020) |
Tizen 5.0 (2019) |
Tizen 4.0 (2018) |
Tizen 3.0 (2017) |
Tizen 2.4 (2016) |
|---|---|---|---|---|---|---|---|---|
font-size
|
Yes (partially) |
Yes | Yes | Yes | Yes | Yes | Yes | Yes |
font-variant
|
Yes (partially) |
Yes (partially) |
Yes (partially) |
Yes (partially) |
Yes (partially) |
Yes (partially) |
Yes (partially) |
|
font-variant-alternates
|
No | No | No | No | No | No | No | No |
font-feature-settings
|
Yes | Yes | Yes | Yes | Yes | Yes | Yes | |
font-language-override
|
No | No | No | No | No | No | No | |
font-weight
|
Yes | Yes | Yes | Yes | Yes | |||
font-style
|
||||||||
font-optical-sizing
|
No | No | No | |||||
font-palette
|
No | No | ||||||
@font-feature-values
|
||||||||
@font-palette-values
|
||||||||
@font-face/ascent-override
|
Yes | |||||||
@font-face/descent-override
|
||||||||
@font-face/line-gap-override
|
||||||||
@font-face/font-named-instance
|
No | |||||||
@font-face/font-display
|
Yes | Yes | Yes | Yes | Yes | |||
@font-feature-values/font-display
|
No | No | No | No | No |
Fonts Level 5
| Feature | Tizen 7.0 (2023) |
Tizen 6.5 (2022) |
Tizen 6.0 (2021) |
Tizen 5.5 (2020) |
Tizen 5.0 (2019) |
Tizen 4.0 (2018) |
Tizen 3.0 (2017) |
Tizen 2.4 (2016) |
|---|---|---|---|---|---|---|---|---|
font-size-adjust
|
No | No | No | No | No | No | No | No |
@font-face/size-adjust
|
Yes |
Fragmentation Level 3
| Feature | Tizen 7.0 (2023) |
Tizen 6.5 (2022) |
Tizen 6.0 (2021) |
Tizen 5.5 (2020) |
Tizen 5.0 (2019) |
Tizen 4.0 (2018) |
Tizen 3.0 (2017) |
Tizen 2.4 (2016) |
|---|---|---|---|---|---|---|---|---|
box-decoration-break
|
Yes | Yes | Yes | Yes | Yes | Yes | Yes | Yes |
break-after
|
Yes (partially) |
Yes (partially) |
Yes (partially) |
Yes (partially) |
Yes (partially) |
Yes (partially) |
No | No |
break-before
|
||||||||
break-inside
|
Fullscreen API
| Feature | Tizen 7.0 (2023) |
Tizen 6.5 (2022) |
Tizen 6.0 (2021) |
Tizen 5.5 (2020) |
Tizen 5.0 (2019) |
Tizen 4.0 (2018) |
Tizen 3.0 (2017) |
Tizen 2.4 (2016) |
|---|---|---|---|---|---|---|---|---|
::backdrop
|
Yes | Yes | Yes | Yes | Yes | Yes | Yes | No |
Generated Content Level 3
| Feature | Tizen 7.0 (2023) |
Tizen 6.5 (2022) |
Tizen 6.0 (2021) |
Tizen 5.5 (2020) |
Tizen 5.0 (2019) |
Tizen 4.0 (2018) |
Tizen 3.0 (2017) |
Tizen 2.4 (2016) |
|---|---|---|---|---|---|---|---|---|
content
|
Yes | Yes | No | No | No | No | No | Yes |
quotes
|
No |
Grid Layout Level 1
| Feature | Tizen 7.0 (2023) |
Tizen 6.5 (2022) |
Tizen 6.0 (2021) |
Tizen 5.5 (2020) |
Tizen 5.0 (2019) |
Tizen 4.0 (2018) |
Tizen 3.0 (2017) |
Tizen 2.4 (2016) |
|---|---|---|---|---|---|---|---|---|
display
|
Yes | Yes | Yes | Yes | Yes | Yes | No | No |
grid-template-columns
|
||||||||
grid-template-rows
|
||||||||
grid-template-areas
|
||||||||
grid-template
|
||||||||
grid-auto-columns
|
||||||||
grid-auto-rows
|
||||||||
grid-auto-flow
|
||||||||
grid
|
||||||||
grid-row-start
|
||||||||
grid-column-start
|
||||||||
grid-row-end
|
||||||||
grid-column-end
|
||||||||
grid-column
|
||||||||
grid-row
|
||||||||
grid-area
|
||||||||
grid-column-gap
|
||||||||
grid-row-gap
|
||||||||
grid-gap
|
Grid Layout Level 2
| Feature | Tizen 7.0 (2023) |
Tizen 6.5 (2022) |
Tizen 6.0 (2021) |
Tizen 5.5 (2020) |
Tizen 5.0 (2019) |
Tizen 4.0 (2018) |
Tizen 3.0 (2017) |
Tizen 2.4 (2016) |
|---|---|---|---|---|---|---|---|---|
grid-template-columns
|
No | No | No | No | No | No | No | No |
grid-template-rows
|
Grid Layout Level 3
| Feature | Tizen 7.0 (2023) |
Tizen 6.5 (2022) |
Tizen 6.0 (2021) |
Tizen 5.5 (2020) |
Tizen 5.0 (2019) |
Tizen 4.0 (2018) |
Tizen 3.0 (2017) |
Tizen 2.4 (2016) |
|---|---|---|---|---|---|---|---|---|
grid-template-columns
|
No | No | No | No | No | No | No | No |
grid-template-rows
|
||||||||
masonry-auto-flow
|
||||||||
align-tracks
|
||||||||
justify-tracks
|
HTML Living Standard
| Feature | Tizen 7.0 (2023) |
Tizen 6.5 (2022) |
Tizen 6.0 (2021) |
Tizen 5.5 (2020) |
Tizen 5.0 (2019) |
Tizen 4.0 (2018) |
Tizen 3.0 (2017) |
Tizen 2.4 (2016) |
|---|---|---|---|---|---|---|---|---|
:autofill
|
Yes | Yes | Yes | Yes | Yes | Yes | Yes | No |
Image Values Level 3
| Feature | Tizen 7.0 (2023) |
Tizen 6.5 (2022) |
Tizen 6.0 (2021) |
Tizen 5.5 (2020) |
Tizen 5.0 (2019) |
Tizen 4.0 (2018) |
Tizen 3.0 (2017) |
Tizen 2.4 (2016) |
|---|---|---|---|---|---|---|---|---|
linear-gradient()
|
Yes | Yes (partially) |
Yes (partially) |
Yes (partially) |
Yes (partially) |
Yes (partially) |
Yes (partially) |
Yes (partially) |
radial-gradient()
|
||||||||
repeating-linear-gradient()
|
||||||||
repeating-radial-gradient()
|
||||||||
object-fit
|
Yes | Yes | Yes | Yes | Yes | Yes | No | |
object-position
|
||||||||
image-orientation
|
Yes (partially) |
Yes (partially) |
No | No | No | No | No | |
image-rendering
|
Yes (partially) |
Yes (partially) |
Yes (partially) |
Yes (partially) |
Yes (partially) |
Yes (partially) |
Image Values and Replaced Content Level 4
| Feature | Tizen 7.0 (2023) |
Tizen 6.5 (2022) |
Tizen 6.0 (2021) |
Tizen 5.5 (2020) |
Tizen 5.0 (2019) |
Tizen 4.0 (2018) |
Tizen 3.0 (2017) |
Tizen 2.4 (2016) |
|---|---|---|---|---|---|---|---|---|
linear-gradient()
|
Yes (partially) |
Yes (partially) |
No | No | No | No | No | No |
radial-gradient()
|
||||||||
conic-gradient()
|
Yes (partially) |
Yes (partially) |
||||||
repeating-conic-gradient()
|
||||||||
image()
|
No | No | No | No | ||||
image-set()
|
Yes (partially) |
Yes (partially) |
||||||
element()
|
No | No | ||||||
cross-fade()
|
||||||||
image-resolution
|
Layout API Level 1
| Feature | Tizen 7.0 (2023) |
Tizen 6.5 (2022) |
Tizen 6.0 (2021) |
Tizen 5.5 (2020) |
Tizen 5.0 (2019) |
Tizen 4.0 (2018) |
Tizen 3.0 (2017) |
Tizen 2.4 (2016) |
|---|---|---|---|---|---|---|---|---|
display
|
No | No | No | No | No | No | No | No |
Line Grid Level 1
| Feature | Tizen 7.0 (2023) |
Tizen 6.5 (2022) |
Tizen 6.0 (2021) |
Tizen 5.5 (2020) |
Tizen 5.0 (2019) |
Tizen 4.0 (2018) |
Tizen 3.0 (2017) |
Tizen 2.4 (2016) |
|---|---|---|---|---|---|---|---|---|
box-snap
|
No | No | No | No | No | No | No | No |
line-grid
|
||||||||
line-snap
|
Lists and Counters Level 3
| Feature | Tizen 7.0 (2023) |
Tizen 6.5 (2022) |
Tizen 6.0 (2021) |
Tizen 5.5 (2020) |
Tizen 5.0 (2019) |
Tizen 4.0 (2018) |
Tizen 3.0 (2017) |
Tizen 2.4 (2016) |
|---|---|---|---|---|---|---|---|---|
list-style-type
|
Yes (partially) |
Yes (partially) |
Yes (partially) |
Yes (partially) |
Yes (partially) |
Yes (partially) |
Yes (partially) |
Yes (partially) |
marker-side
|
No | No | No | No | No | No | No | No |
counter-reset
|
Yes (partially) |
Yes | Yes | Yes | Yes | Yes | Yes | Yes |
counter-set
|
Yes | No | No | No | No | No | No | |
counter-increment
|
Yes | Yes | Yes | Yes | Yes | Yes | ||
content
|
Logical Properties and Values Level 1
| Feature | Tizen 7.0 (2023) |
Tizen 6.5 (2022) |
Tizen 6.0 (2021) |
Tizen 5.5 (2020) |
Tizen 5.0 (2019) |
Tizen 4.0 (2018) |
Tizen 3.0 (2017) |
Tizen 2.4 (2016) |
|---|---|---|---|---|---|---|---|---|
caption-side
|
No | No | No | No | No | No | No | No |
float
|
||||||||
clear
|
||||||||
text-align
|
Yes | Yes | Yes | Yes | Yes | Yes | Yes | Yes |
block-size
|
Yes | Yes | Yes | Yes | ||||
inline-size
|
||||||||
min-block-size
|
||||||||
min-inline-size
|
||||||||
max-block-size
|
||||||||
max-inline-size
|
||||||||
margin-block
|
No | No | No | No | ||||
margin-block-start
|
Yes | Yes | Yes | |||||
margin-block-end
|
||||||||
margin-inline
|
No | No | No | |||||
margin-inline-start
|
Yes | Yes | Yes | |||||
margin-inline-end
|
||||||||
inset
|
No | No | No | |||||
inset-block
|
||||||||
inset-block-start
|
||||||||
inset-block-end
|
||||||||
inset-inline
|
||||||||
inset-inline-start
|
||||||||
inset-inline-end
|
||||||||
padding-block
|
||||||||
padding-block-start
|
Yes | Yes | Yes | |||||
padding-block-end
|
||||||||
padding-inline
|
No | No | No | |||||
padding-inline-start
|
Yes | Yes | Yes | |||||
padding-inline-end
|
||||||||
border-block
|
No | No | No | |||||
border-block-start
|
Yes | Yes | Yes | |||||
border-block-start-width
|
||||||||
border-block-start-style
|
||||||||
border-block-start-color
|
||||||||
border-block-end
|
||||||||
border-block-end-width
|
||||||||
border-block-end-style
|
||||||||
border-block-end-color
|
||||||||
border-block-width
|
No | No | ||||||
border-block-style
|
||||||||
border-block-color
|
||||||||
border-inline
|
||||||||
border-inline-start
|
Yes | Yes | Yes | |||||
border-inline-start-width
|
||||||||
border-inline-start-style
|
||||||||
border-inline-start-color
|
||||||||
border-inline-end
|
||||||||
border-inline-end-width
|
||||||||
border-inline-end-style
|
||||||||
border-inline-end-color
|
||||||||
border-inline-width
|
No | No | No | |||||
border-inline-style
|
||||||||
border-inline-color
|
||||||||
border-start-start-radius
|
||||||||
border-start-end-radius
|
||||||||
border-end-start-radius
|
||||||||
border-end-end-radius
|
||||||||
margin
|
No | |||||||
padding
|
||||||||
border-color
|
||||||||
border-style
|
||||||||
border-width
|
Masking Level 1
| Feature | Tizen 7.0 (2023) |
Tizen 6.5 (2022) |
Tizen 6.0 (2021) |
Tizen 5.5 (2020) |
Tizen 5.0 (2019) |
Tizen 4.0 (2018) |
Tizen 3.0 (2017) |
Tizen 2.4 (2016) |
|---|---|---|---|---|---|---|---|---|
clip-path
|
Yes (partially) |
Yes (partially) |
Yes (partially) |
Yes (partially) |
Yes (partially) |
Yes (partially) |
Yes (partially) |
Yes (partially) |
clip-rule
|
Yes | Yes | Yes | Yes | Yes | Yes | Yes | Yes |
mask-image
|
||||||||
mask-mode
|
No | No | No | No | No | No | No | No |
mask-repeat
|
Yes | Yes | Yes | Yes | Yes | Yes | Yes | Yes |
mask-position
|
||||||||
mask-clip
|
Yes (partially) |
Yes (partially) |
Yes (partially) |
Yes (partially) |
Yes (partially) |
Yes (partially) |
Yes (partially) |
Yes (partially) |
mask-origin
|
||||||||
mask-size
|
Yes | Yes | Yes | Yes | Yes | Yes | Yes | Yes |
mask-composite
|
No | No | No | No | No | No | No | No |
mask
|
Yes (partially) |
Yes (partially) |
Yes (partially) |
Yes (partially) |
Yes (partially) |
Yes (partially) |
Yes (partially) |
Yes (partially) |
mask-border-source
|
No | No | No | No | No | No | No | No |
mask-border-slice
|
||||||||
mask-border-width
|
||||||||
mask-border-outset
|
||||||||
mask-border-repeat
|
||||||||
mask-border
|
||||||||
mask-type
|
Yes | Yes | Yes | Yes | Yes | Yes | Yes | Yes |
MathML Core
| Feature | Tizen 7.0 (2023) |
Tizen 6.5 (2022) |
Tizen 6.0 (2021) |
Tizen 5.5 (2020) |
Tizen 5.0 (2019) |
Tizen 4.0 (2018) |
Tizen 3.0 (2017) |
Tizen 2.4 (2016) |
|---|---|---|---|---|---|---|---|---|
display
|
No | No | No | No | No | No | No | No |
text-transform
|
||||||||
font-size
|
||||||||
math-style
|
Media Queries Level 3
| Feature | Tizen 7.0 (2023) |
Tizen 6.5 (2022) |
Tizen 6.0 (2021) |
Tizen 5.5 (2020) |
Tizen 5.0 (2019) |
Tizen 4.0 (2018) |
Tizen 3.0 (2017) |
Tizen 2.4 (2016) |
|---|---|---|---|---|---|---|---|---|
negation
|
Yes | Yes | Yes | Yes | Yes | Yes | Yes | Yes |
width
|
||||||||
height
|
||||||||
device-width
|
||||||||
device-height
|
||||||||
orientation
|
Yes (partially) |
|||||||
aspect-ratio
|
Yes | |||||||
device-aspect-ratio
|
||||||||
color
|
||||||||
color-index
|
Yes (partially) |
|||||||
monochrome
|
Yes | |||||||
resolution
|
No | |||||||
scan
|
Yes | |||||||
grid
|
Media Queries Level 4
| Feature | Tizen 7.0 (2023) |
Tizen 6.5 (2022) |
Tizen 6.0 (2021) |
Tizen 5.5 (2020) |
Tizen 5.0 (2019) |
Tizen 4.0 (2018) |
Tizen 3.0 (2017) |
Tizen 2.4 (2016) |
|---|---|---|---|---|---|---|---|---|
resolution
|
No | No | No | No | No | No | No | No |
hover
|
Yes (partially) |
Yes (partially) |
Yes (partially) |
Yes (partially) |
Yes (partially) |
Yes (partially) |
Yes (partially) |
|
any-hover
|
||||||||
pointer
|
||||||||
any-pointer
|
||||||||
update
|
No | No | No | No | No | No | No | |
overflow-block
|
||||||||
overflow-inline
|
||||||||
color-gamut
|
Yes (partially) |
Yes (partially) |
Yes (partially) |
Yes (partially) |
Yes (partially) |
|||
aspect-ratio
|
No | No | No | No | No | |||
device-aspect-ratio
|
Media Queries Level 5
| Feature | Tizen 7.0 (2023) |
Tizen 6.5 (2022) |
Tizen 6.0 (2021) |
Tizen 5.5 (2020) |
Tizen 5.0 (2019) |
Tizen 4.0 (2018) |
Tizen 3.0 (2017) |
Tizen 2.4 (2016) |
|---|---|---|---|---|---|---|---|---|
prefers-reduced-motion
|
Yes (partially) |
Yes (partially) |
Yes (partially) |
No | No | No | No | No |
prefers-reduced-transparency
|
No | No | No | |||||
prefers-contrast
|
||||||||
prefers-color-scheme
|
Yes (partially) |
Yes (partially) |
||||||
scripting
|
No | No | ||||||
environment-blending
|
||||||||
forced-colors
|
Yes (partially) |
|||||||
dynamic-range
|
No | |||||||
inverted-colors
|
||||||||
video-color-gamut
|
||||||||
video-dynamic-range
|
Motion Path Level 1
| Feature | Tizen 7.0 (2023) |
Tizen 6.5 (2022) |
Tizen 6.0 (2021) |
Tizen 5.5 (2020) |
Tizen 5.0 (2019) |
Tizen 4.0 (2018) |
Tizen 3.0 (2017) |
Tizen 2.4 (2016) |
|---|---|---|---|---|---|---|---|---|
offset
|
Yes (partially) |
Yes (partially) |
Yes (partially) |
Yes (partially) |
Yes (partially) |
No | No | No |
offset-path
|
Yes (partially) |
|||||||
offset-distance
|
Yes | Yes | Yes | Yes | Yes | Yes | ||
offset-position
|
No | No | No | No | No | No | ||
offset-anchor
|
||||||||
offset-rotate
|
Yes | Yes | Yes | Yes | Yes |
Multi-column Layout Level 1
| Feature | Tizen 7.0 (2023) |
Tizen 6.5 (2022) |
Tizen 6.0 (2021) |
Tizen 5.5 (2020) |
Tizen 5.0 (2019) |
Tizen 4.0 (2018) |
Tizen 3.0 (2017) |
Tizen 2.4 (2016) |
|---|---|---|---|---|---|---|---|---|
column-width
|
Yes | Yes | Yes | Yes | Yes | Yes | Yes | Yes |
column-count
|
||||||||
columns
|
Yes (partially) |
|||||||
column-rule-color
|
Yes | |||||||
column-rule-style
|
||||||||
column-rule-width
|
||||||||
column-rule
|
||||||||
column-span
|
||||||||
column-fill
|
Yes (partially) |
Yes (partially) |
Yes (partially) |
Yes (partially) |
Yes (partially) |
Yes (partially) |
No | No |
Overflow Level 3
| Feature | Tizen 7.0 (2023) |
Tizen 6.5 (2022) |
Tizen 6.0 (2021) |
Tizen 5.5 (2020) |
Tizen 5.0 (2019) |
Tizen 4.0 (2018) |
Tizen 3.0 (2017) |
Tizen 2.4 (2016) |
|---|---|---|---|---|---|---|---|---|
line-clamp
|
Yes (partially) |
Yes (partially) |
Yes (partially) |
Yes (partially) |
Yes (partially) |
Yes (partially) |
Yes (partially) |
Yes (partially) |
max-lines
|
No | No | No | No | No | No | No | No |
overflow-x
|
Yes | Yes (partially) |
Yes (partially) |
Yes (partially) |
Yes (partially) |
Yes (partially) |
Yes (partially) |
Yes (partially) |
overflow-y
|
||||||||
overflow-inline
|
No | No | No | No | No | No | No | No |
overflow-block
|
||||||||
continue
|
||||||||
overflow-clip-margin
|
Yes (partially) |
|||||||
scrollbar-gutter
|
Yes |
Overflow Level 4
| Feature | Tizen 7.0 (2023) |
Tizen 6.5 (2022) |
Tizen 6.0 (2021) |
Tizen 5.5 (2020) |
Tizen 5.0 (2019) |
Tizen 4.0 (2018) |
Tizen 3.0 (2017) |
Tizen 2.4 (2016) |
|---|---|---|---|---|---|---|---|---|
::nth-fragment()
|
No | No | No | No | No | No | No | No |
Overscroll Behavior Level 1
| Feature | Tizen 7.0 (2023) |
Tizen 6.5 (2022) |
Tizen 6.0 (2021) |
Tizen 5.5 (2020) |
Tizen 5.0 (2019) |
Tizen 4.0 (2018) |
Tizen 3.0 (2017) |
Tizen 2.4 (2016) |
|---|---|---|---|---|---|---|---|---|
overscroll-behavior
|
Yes | Yes | Yes | Yes | No | No | No | No |
overscroll-behavior-x
|
||||||||
overscroll-behavior-y
|
||||||||
overscroll-behavior-inline
|
No | No | ||||||
overscroll-behavior-block
|
Paged Media Level 3
| Feature | Tizen 7.0 (2023) |
Tizen 6.5 (2022) |
Tizen 6.0 (2021) |
Tizen 5.5 (2020) |
Tizen 5.0 (2019) |
Tizen 4.0 (2018) |
Tizen 3.0 (2017) |
Tizen 2.4 (2016) |
|---|---|---|---|---|---|---|---|---|
page
|
Yes | Yes | Yes | Yes | Yes | Yes | No | No |
@page/size
|
Yes (partially) |
Yes (partially) |
Yes (partially) |
Yes (partially) |
Yes (partially) |
|||
@page/page-orientation
|
No | No | No | No | No | |||
@page/marks
|
No | |||||||
@page/bleed
|
||||||||
@page
|
Yes (partially) |
Yes (partially) |
Yes (partially) |
Yes (partially) |
Yes (partially) |
Yes (partially) |
Painting API Level 1
| Feature | Tizen 7.0 (2023) |
Tizen 6.5 (2022) |
Tizen 6.0 (2021) |
Tizen 5.5 (2020) |
Tizen 5.0 (2019) |
Tizen 4.0 (2018) |
Tizen 3.0 (2017) |
Tizen 2.4 (2016) |
|---|---|---|---|---|---|---|---|---|
paint()
|
Yes (partially) |
Yes (partially) |
Yes (partially) |
Yes (partially) |
No | No | No | No |
Pointer Events Level 1
| Feature | Tizen 7.0 (2023) |
Tizen 6.5 (2022) |
Tizen 6.0 (2021) |
Tizen 5.5 (2020) |
Tizen 5.0 (2019) |
Tizen 4.0 (2018) |
Tizen 3.0 (2017) |
Tizen 2.4 (2016) |
|---|---|---|---|---|---|---|---|---|
touch-action
|
Yes | Yes | Yes | Yes | Yes | Yes | Yes | No |
Pointer Events Level 3
| Feature | Tizen 7.0 (2023) |
Tizen 6.5 (2022) |
Tizen 6.0 (2021) |
Tizen 5.5 (2020) |
Tizen 5.0 (2019) |
Tizen 4.0 (2018) |
Tizen 3.0 (2017) |
Tizen 2.4 (2016) |
|---|---|---|---|---|---|---|---|---|
touch-action
|
Yes | Yes | Yes | Yes | Yes | Yes | Yes | No |
Positioned Layout Level 3
| Feature | Tizen 7.0 (2023) |
Tizen 6.5 (2022) |
Tizen 6.0 (2021) |
Tizen 5.5 (2020) |
Tizen 5.0 (2019) |
Tizen 4.0 (2018) |
Tizen 3.0 (2017) |
Tizen 2.4 (2016) |
|---|---|---|---|---|---|---|---|---|
position
|
Yes | Yes | Yes | Yes | Yes | Yes | No | No |
Pseudo-Elements Level 4
| Feature | Tizen 7.0 (2023) |
Tizen 6.5 (2022) |
Tizen 6.0 (2021) |
Tizen 5.5 (2020) |
Tizen 5.0 (2019) |
Tizen 4.0 (2018) |
Tizen 3.0 (2017) |
Tizen 2.4 (2016) |
|---|---|---|---|---|---|---|---|---|
::selection
|
Yes | Yes | Yes | Yes | Yes | Yes | Yes | Yes |
::spelling-error
|
No | |||||||
::grammar-error
|
||||||||
::marker
|
||||||||
::placeholder
|
||||||||
::target-text
|
||||||||
::file-selector-button
|
Regions Level 1
| Feature | Tizen 7.0 (2023) |
Tizen 6.5 (2022) |
Tizen 6.0 (2021) |
Tizen 5.5 (2020) |
Tizen 5.0 (2019) |
Tizen 4.0 (2018) |
Tizen 3.0 (2017) |
Tizen 2.4 (2016) |
|---|---|---|---|---|---|---|---|---|
flow-from
|
No | No | No | No | No | No | No | No |
flow-into
|
||||||||
region-fragment
|
Rhythmic Sizing
| Feature | Tizen 7.0 (2023) |
Tizen 6.5 (2022) |
Tizen 6.0 (2021) |
Tizen 5.5 (2020) |
Tizen 5.0 (2019) |
Tizen 4.0 (2018) |
Tizen 3.0 (2017) |
Tizen 2.4 (2016) |
|---|---|---|---|---|---|---|---|---|
line-height-step
|
No | No | No | No | No | No | No | No |
block-step-size
|
||||||||
block-step-insert
|
||||||||
block-step-align
|
||||||||
block-step-round
|
||||||||
block-step
|
Ruby Layout Level 1
| Feature | Tizen 7.0 (2023) |
Tizen 6.5 (2022) |
Tizen 6.0 (2021) |
Tizen 5.5 (2020) |
Tizen 5.0 (2019) |
Tizen 4.0 (2018) |
Tizen 3.0 (2017) |
Tizen 2.4 (2016) |
|---|---|---|---|---|---|---|---|---|
display
|
No | No | No | No | No | No | No | No |
ruby-position
|
Yes (partially) |
Yes (partially) |
||||||
ruby-merge
|
No | No | ||||||
ruby-align
|
Scoping Level 1
| Feature | Tizen 7.0 (2023) |
Tizen 6.5 (2022) |
Tizen 6.0 (2021) |
Tizen 5.5 (2020) |
Tizen 5.0 (2019) |
Tizen 4.0 (2018) |
Tizen 3.0 (2017) |
Tizen 2.4 (2016) |
|---|---|---|---|---|---|---|---|---|
:host
|
Yes | Yes | Yes | Yes | Yes | Yes | Yes | No |
:host()
|
||||||||
:host-context()
|
||||||||
::slotted()
|
No |
Scroll Anchoring Level 1
| Feature | Tizen 7.0 (2023) |
Tizen 6.5 (2022) |
Tizen 6.0 (2021) |
Tizen 5.5 (2020) |
Tizen 5.0 (2019) |
Tizen 4.0 (2018) |
Tizen 3.0 (2017) |
Tizen 2.4 (2016) |
|---|---|---|---|---|---|---|---|---|
overflow-anchor
|
Yes | Yes | Yes | Yes | Yes | Yes | No | No |
Scroll Snap Level 1
| Feature | Tizen 7.0 (2023) |
Tizen 6.5 (2022) |
Tizen 6.0 (2021) |
Tizen 5.5 (2020) |
Tizen 5.0 (2019) |
Tizen 4.0 (2018) |
Tizen 3.0 (2017) |
Tizen 2.4 (2016) |
|---|---|---|---|---|---|---|---|---|
scroll-margin
|
Yes | Yes | Yes | Yes | No | No | No | No |
scroll-margin-block
|
||||||||
scroll-margin-block-end
|
||||||||
scroll-margin-block-start
|
||||||||
scroll-margin-bottom
|
||||||||
scroll-margin-inline
|
||||||||
scroll-margin-inline-start
|
||||||||
scroll-margin-inline-end
|
||||||||
scroll-margin-left
|
||||||||
scroll-margin-right
|
||||||||
scroll-margin-top
|
||||||||
scroll-padding
|
Yes (partially) |
Yes (partially) |
||||||
scroll-padding-block
|
Yes | Yes | ||||||
scroll-padding-block-end
|
||||||||
scroll-padding-block-start
|
||||||||
scroll-padding-bottom
|
||||||||
scroll-padding-inline
|
||||||||
scroll-padding-inline-end
|
||||||||
scroll-padding-inline-start
|
||||||||
scroll-padding-left
|
||||||||
scroll-padding-right
|
||||||||
scroll-padding-top
|
||||||||
scroll-snap-align
|
||||||||
scroll-snap-stop
|
||||||||
scroll-snap-type
|
Scrollbars Level 1
| Feature | Tizen 7.0 (2023) |
Tizen 6.5 (2022) |
Tizen 6.0 (2021) |
Tizen 5.5 (2020) |
Tizen 5.0 (2019) |
Tizen 4.0 (2018) |
Tizen 3.0 (2017) |
Tizen 2.4 (2016) |
|---|---|---|---|---|---|---|---|---|
scrollbar-color
|
No | No | No | No | No | No | No | No |
scrollbar-width
|
Selectors Level 3
| Feature | Tizen 7.0 (2023) |
Tizen 6.5 (2022) |
Tizen 6.0 (2021) |
Tizen 5.5 (2020) |
Tizen 5.0 (2019) |
Tizen 4.0 (2018) |
Tizen 3.0 (2017) |
Tizen 2.4 (2016) |
|---|---|---|---|---|---|---|---|---|
Sibling combinators
|
Yes | Yes | Yes | Yes | Yes | Yes | Yes | Yes |
::before
|
||||||||
::after
|
||||||||
::first-letter
|
||||||||
::first-line
|
||||||||
[att^=val]
|
||||||||
[att*=val]
|
||||||||
[att$=val]
|
||||||||
Namespaces
|
||||||||
:target
|
||||||||
:enabled
|
||||||||
:disabled
|
||||||||
:checked
|
||||||||
:indeterminate
|
||||||||
:root
|
||||||||
:nth-child
|
||||||||
:nth-last-child
|
||||||||
:nth-of-type
|
||||||||
:nth-last-of-type
|
||||||||
:last-child
|
||||||||
:only-child
|
||||||||
:first-of-type
|
||||||||
:last-of-type
|
||||||||
:only-of-type
|
||||||||
:empty
|
||||||||
:not()
|
Selectors Level 4
| Feature | Tizen 7.0 (2023) |
Tizen 6.5 (2022) |
Tizen 6.0 (2021) |
Tizen 5.5 (2020) |
Tizen 5.0 (2019) |
Tizen 4.0 (2018) |
Tizen 3.0 (2017) |
Tizen 2.4 (2016) |
|---|---|---|---|---|---|---|---|---|
:indeterminate
|
Yes | Yes | Yes | Yes | Yes | Yes | Yes | Yes |
:blank
|
No | No | No | No | No | No | No | No |
:placeholder-shown
|
Yes | Yes | Yes | Yes | Yes | Yes | Yes | |
:default
|
Yes | |||||||
:valid
|
||||||||
:invalid
|
||||||||
:in-range
|
||||||||
:out-of-range
|
||||||||
:required
|
||||||||
:optional
|
||||||||
:read-only
|
||||||||
:read-write
|
||||||||
:user-invalid
|
No | No | No | No | No | No | No | No |
:focus-visible
|
Yes | |||||||
:focus-within
|
Yes | Yes | Yes | Yes | ||||
:current
|
No | No | No | No | No | |||
:current()
|
||||||||
:past
|
Yes | Yes | Yes | Yes | Yes | Yes | Yes | |
:future
|
||||||||
:scope
|
||||||||
:any-link
|
Yes | |||||||
:local-link
|
No | No | No | No | No | No | No | No |
:target-within
|
||||||||
:lang()
|
||||||||
:not()
|
Yes | |||||||
:where()
|
||||||||
:is()
|
||||||||
:has()
|
No | |||||||
||
|
||||||||
:nth-col()
|
||||||||
:nth-last-col()
|
||||||||
:defined
|
Yes | Yes | Yes | Yes | Yes | Yes | ||
[att^=val i]
|
||||||||
[att*=val i]
|
||||||||
[att$=val i]
|
||||||||
[att^=val s]
|
No | No | No | No | No | No | ||
[att*=val s]
|
||||||||
[att$=val s]
|
Shadow Parts
| Feature | Tizen 7.0 (2023) |
Tizen 6.5 (2022) |
Tizen 6.0 (2021) |
Tizen 5.5 (2020) |
Tizen 5.0 (2019) |
Tizen 4.0 (2018) |
Tizen 3.0 (2017) |
Tizen 2.4 (2016) |
|---|---|---|---|---|---|---|---|---|
::part
|
Yes | Yes | Yes | No | No | No | No | No |
Shapes Level 1
| Feature | Tizen 7.0 (2023) |
Tizen 6.5 (2022) |
Tizen 6.0 (2021) |
Tizen 5.5 (2020) |
Tizen 5.0 (2019) |
Tizen 4.0 (2018) |
Tizen 3.0 (2017) |
Tizen 2.4 (2016) |
|---|---|---|---|---|---|---|---|---|
shape-outside
|
Yes (partially) |
Yes (partially) |
Yes (partially) |
Yes (partially) |
Yes (partially) |
Yes (partially) |
Yes (partially) |
No |
shape-image-threshold
|
Yes | Yes | Yes | Yes | Yes | Yes | Yes | |
shape-margin
|
Shapes Level 2
| Feature | Tizen 7.0 (2023) |
Tizen 6.5 (2022) |
Tizen 6.0 (2021) |
Tizen 5.5 (2020) |
Tizen 5.0 (2019) |
Tizen 4.0 (2018) |
Tizen 3.0 (2017) |
Tizen 2.4 (2016) |
|---|---|---|---|---|---|---|---|---|
shape-inside
|
No | No | No | No | No | No | No | No |
shape-padding
|
Text Decoration Level 3
| Feature | Tizen 7.0 (2023) |
Tizen 6.5 (2022) |
Tizen 6.0 (2021) |
Tizen 5.5 (2020) |
Tizen 5.0 (2019) |
Tizen 4.0 (2018) |
Tizen 3.0 (2017) |
Tizen 2.4 (2016) |
|---|---|---|---|---|---|---|---|---|
text-decoration
|
Yes | Yes | Yes | Yes | Yes | No | No | No |
text-decoration-line
|
||||||||
text-decoration-color
|
||||||||
text-decoration-style
|
||||||||
text-underline-position
|
Yes (partially) |
Yes (partially) |
||||||
text-emphasis-style
|
Yes | Yes | Yes | Yes | Yes | |||
text-emphasis-color
|
||||||||
text-emphasis
|
||||||||
text-emphasis-position
|
No | No | No | |||||
text-shadow
|
Yes | Yes | Yes |
Text Decoration Level 4
| Feature | Tizen 7.0 (2023) |
Tizen 6.5 (2022) |
Tizen 6.0 (2021) |
Tizen 5.5 (2020) |
Tizen 5.0 (2019) |
Tizen 4.0 (2018) |
Tizen 3.0 (2017) |
Tizen 2.4 (2016) |
|---|---|---|---|---|---|---|---|---|
text-decoration
|
Yes | No | No | No | No | No | No | No |
text-decoration-skip
|
No | |||||||
text-decoration-skip-ink
|
Yes | Yes | Yes | Yes | ||||
text-underline-offset
|
No | No | No | |||||
text-decoration-thickness
|
Text Level 3
| Feature | Tizen 7.0 (2023) |
Tizen 6.5 (2022) |
Tizen 6.0 (2021) |
Tizen 5.5 (2020) |
Tizen 5.0 (2019) |
Tizen 4.0 (2018) |
Tizen 3.0 (2017) |
Tizen 2.4 (2016) |
|---|---|---|---|---|---|---|---|---|
text-transform
|
No | No | No | No | No | No | No | No |
tab-size
|
Yes | Yes | Yes | Yes | Yes | Yes | Yes | |
line-break
|
Yes (partially) |
Yes (partially) |
Yes (partially) |
Yes (partially) |
Yes (partially) |
Yes (partially) |
||
word-break
|
Yes | Yes | Yes | Yes | Yes | |||
white-space
|
No | No | No | No | No | |||
hyphens
|
Yes (partially) |
Yes (partially) |
Yes (partially auto fail) |
Yes (partially auto fail) |
Yes (partially auto fail) |
No | Yes | |
overflow-wrap
|
Yes | Yes (partially) |
Yes (partially) |
Yes (partially) |
Yes (partially) |
No | ||
word-wrap
|
Yes (partially) |
|||||||
text-align
|
Yes (partially) |
Yes (partially) |
||||||
text-align-all
|
No | No | No | No | No | No | No | No |
text-align-last
|
Yes (partially) |
Yes (partially) |
Yes (partially) |
Yes (partially) |
Yes (partially) |
Yes (partially) |
Yes (partially) |
|
text-justify
|
No | No | No | No | No | No | No | |
word-spacing
|
||||||||
text-indent
|
||||||||
hanging-punctuation
|
Text Level 4
| Feature | Tizen 7.0 (2023) |
Tizen 6.5 (2022) |
Tizen 6.0 (2021) |
Tizen 5.5 (2020) |
Tizen 5.0 (2019) |
Tizen 4.0 (2018) |
Tizen 3.0 (2017) |
Tizen 2.4 (2016) |
|---|---|---|---|---|---|---|---|---|
text-space-collapse
|
No | No | No | No | No | No | No | No |
text-space-trim
|
||||||||
text-wrap
|
||||||||
wrap-before
|
||||||||
wrap-after
|
||||||||
wrap-inside
|
||||||||
hyphenate-character
|
Yes | Yes | Yes | Yes | Yes | Yes | Yes | Yes |
hyphenate-limit-zone
|
No | No | No | No | No | No | No | No |
hyphenate-limit-chars
|
||||||||
hyphenate-limit-lines
|
||||||||
hyphenate-limit-last
|